Last updated: April 21, 2026
About Tracing
Explore distributed traces and spans with the Trace Explorer to analyze requests across services.
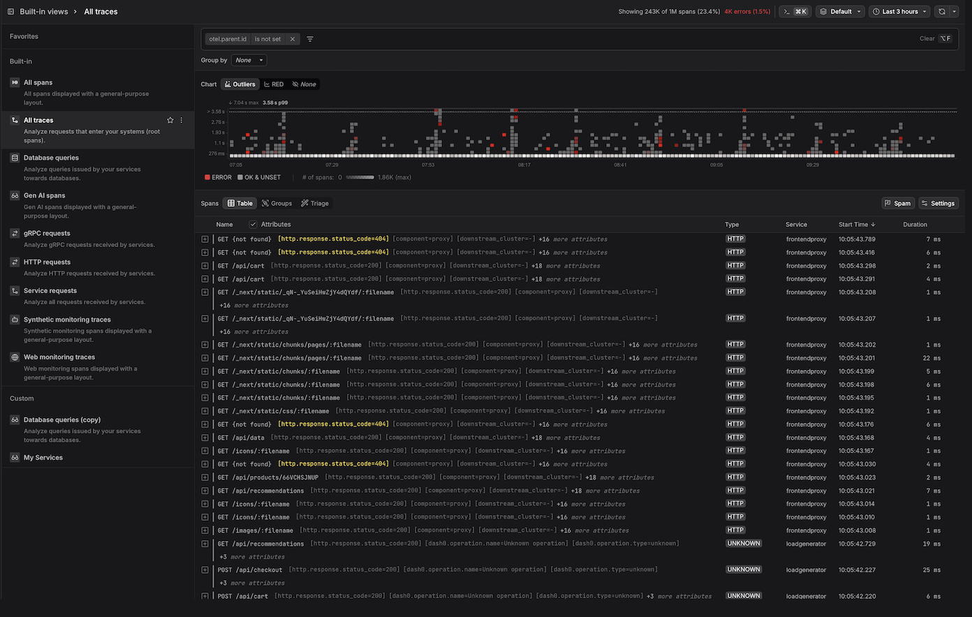
The Trace Explorer lets you investigate distributed traces — the records of how requests travel through your services.
It is organized into the following areas:
Global Controls
- Filter — narrows the span data shown across all views. More here...
- Command Menu — provides quick access to common actions and navigation. More here...
- Time Picker — sets the time range for all views. More here...
Span Visualizations
- Outliers Map — a four-dimensional visualization that encodes time, duration, span concentration, and error rate simultaneously, making it easy to spot performance outliers and error spikes at a glance. More here...
- RED Metrics — a three-panel time series dashboard showing span throughput, error counts, and duration percentiles over time, based on the RED monitoring methodology. More here...
Span List Views
- Table — displays spans as a tree that reflects parent-child relationships within a trace, with configurable columns and durations expressed relative to a reference span. More here...
- Groups — aggregates spans by a selected attribute (e.g.,
service.name) and displays per-group ERROR metrics (count and percentage) and DURATION metrics in a sortable table. Each row is drillable, allowing you to navigate into the spans for that group. More here... - Triage — performs automated comparative analysis to identify attribute values that are disproportionately concentrated in erroneous or slow spans versus a baseline group. More here...
Span Detail Panels
- Span Sidebar — a context-sensitive detail panel that opens when a span is selected, surfacing attributes, resource metadata, events and logs, span links, and raw OpenTelemetry payload data across dedicated tabs. More here...
- Trace View — provides a detailed look at a single trace in three visualizations: a waterfall, a flame graph, and a trace graph that shows how requests flowed across services. Supports navigating cross-trace span links. More here...
- Trace Views Explorer — the vertical navigation panel running along the left of the Trace Explorer that organizes saved span views into Favorites, Built-in, and Custom sections, providing quick access to pre-configured and user-defined perspectives on span data. More here...
