Last updated: April 16, 2026
About Metrics
The Metric Explorer lets you browse, filter, and investigate all metrics across your services and infrastructure — and is the starting point for deeper analysis in the Query Builder.
It is organized into the following areas:
Global Controls
- Filter — narrows the metric data shown across all views. More here...
- Command Menu — provides quick access to common actions and navigation. More here...
- Time Picker — sets the time range for all views. More here...
Metric Visualizations
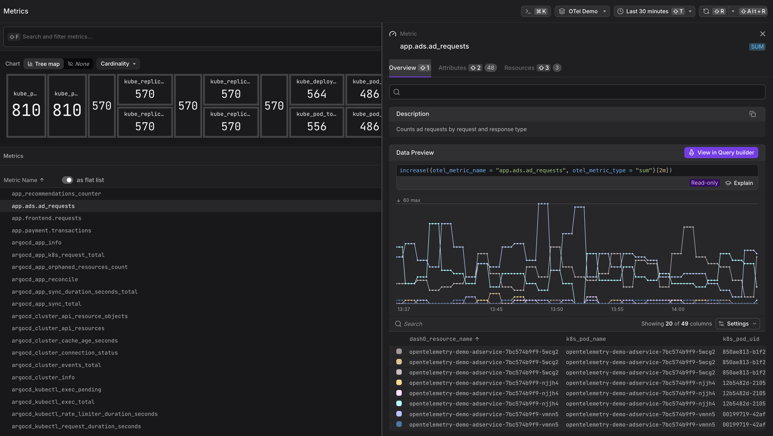
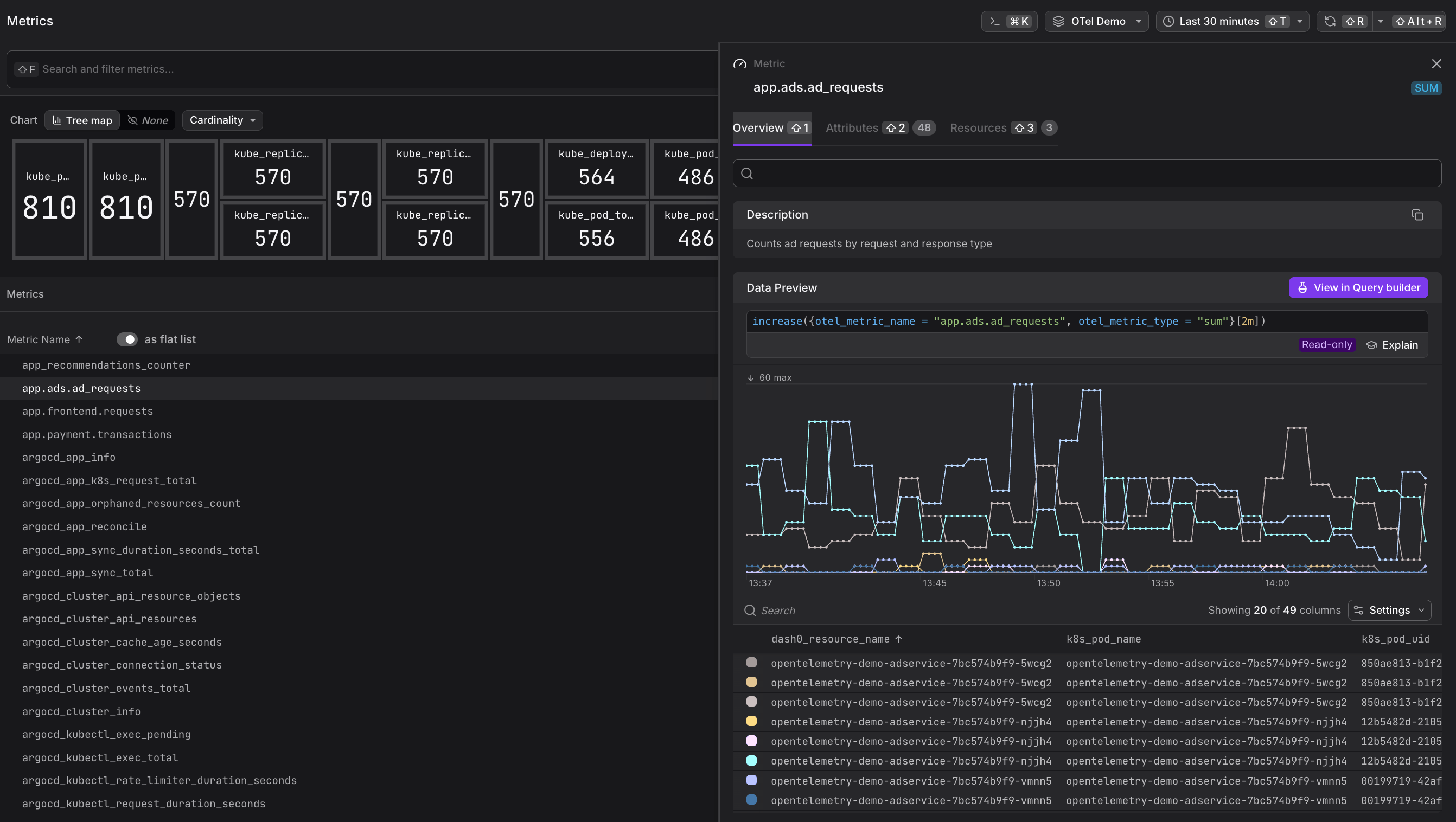
- Tree Map — a proportional area chart that sizes each metric by a selected dimension (Cardinality, Resources, Score, or Data Points), making it easy to identify outliers at a glance. More here...
Metric List Modes
- Grouped — organizes metrics into a collapsible namespace hierarchy (e.g.
app.ads,argocd), making it easy to explore metrics by origin. More here... - Flat List — displays every metric as a single row, each annotated with its type, unit, data point count, cardinality score, cardinality count, and associated resource count. More here...
Metric Detail Panel
- Metric Sidebar — a context-sensitive detail panel that opens when a metric is selected, surfacing a description, a live data preview with the underlying PromQL query, and tabs for all observed attributes and associated resources. More here...
Supported Metric Types
Dash0 supports all OpenTelemetry metric data model types:
- Sum — a scalar value computed as the sum of all reported measurements. A Sum can be monotonic (only increases — produced by the OTel Counter instrument) or non-monotonic (can increase and decrease — produced by UpDownCounter). Displayed as
SUMin the Metric Explorer. - Gauge — a point-in-time measurement that can change arbitrarily, such as current memory usage or temperature. Displayed as
GAUGE. - Histogram — distributes observations into configurable buckets, useful for measuring request durations or response sizes. Displayed as
HIST. - Exponential Histogram — distributes observations into dynamically sized exponential buckets for more efficient storage. Displayed as
EXP HIST. - Summary (legacy) — similar to histograms but with client-side calculated quantiles. Displayed as
SUMMARY.
Reference: OTel Metrics Data Model
Synthetic metrics query the raw underlying signal data on demand, so they share the same retention as their respective signal (e.g., 30 days for spans and logs). Pre-computed metrics that are sent directly to Dash0 have a 13-month retention. See Optimize PromQL Query Performance for details.
Further Reading
-
Query Metrics in the Query Builder. Explains how to slice and dice metric data visually using the Query Builder's metric tab, and how to write arbitrary PromQL queries for advanced aggregations, joins, and threshold comparisons.
-
Understand Synthetic Metrics. Describes what synthetic metrics are, how Dash0 derives them on demand from raw logs, spans, and web events, why they default to the
increase()function, and how grouping controls the dimensions they expose. -
Understand OpenTelemetry Metric Names. Covers the
otel_metric_nameattribute, the standardized OpenTelemetry-to-Prometheus name mapping, and when to use each when writing PromQL queries in Dash0.
