Last updated: May 6, 2026
Track HTTP Requests
The HTTP Requests built-in view filters the event stream to browser.request events — every HTTP call the frontend makes to a backend service. This makes it possible to investigate frontend-perceived latency, catch failing API calls, and correlate slow backend responses with poor user experiences.
- The chart shows request frequency over time. A sudden drop in request volume can indicate a deployment that broke navigation flows, while an unexpected spike may indicate a retry loop or an infinite polling bug in the frontend code.
- Sort the table by Duration (descending) to surface the slowest frontend-perceived requests. A high duration on a 200 response indicates a slow backend — worth investigating via the linked trace. A low duration on a 4xx or 5xx response suggests a fast failure, often a misconfigured endpoint or a missing resource.
- To focus on a specific API endpoint or a class of errors, use the search bar to add filters. For example:
url.path = /api/cart— show only cart API callshttp.response.status_code >= 400— show only failed requestshttp.response.status_code = 200— show only successful requests
Understand the Request Table
The HTTP Requests table includes:
| Column | Description |
|---|---|
| Time | When the request was initiated |
| Duration | Round-trip time as observed by the browser |
| Website | Which instrumented site made the request |
| Status code | The HTTP response code (200, 4xx, 5xx) |
| Method | GET, POST, PUT, DELETE, etc. |
| url.full | The complete request URL, including query parameters |
Rows with 4xx or 5xx status codes are highlighted so errors stand out immediately in the list.
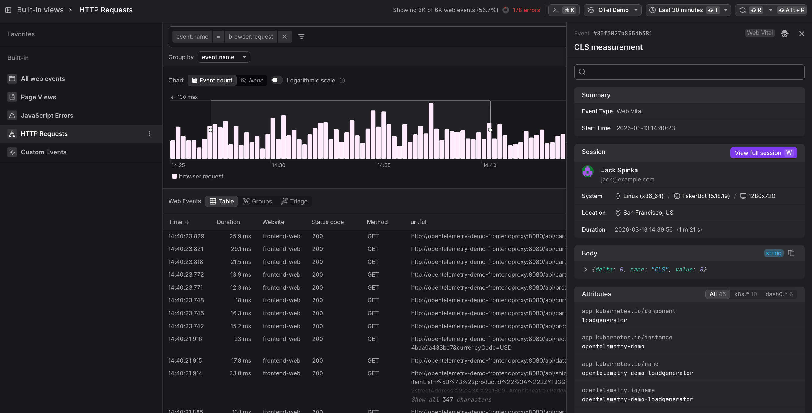
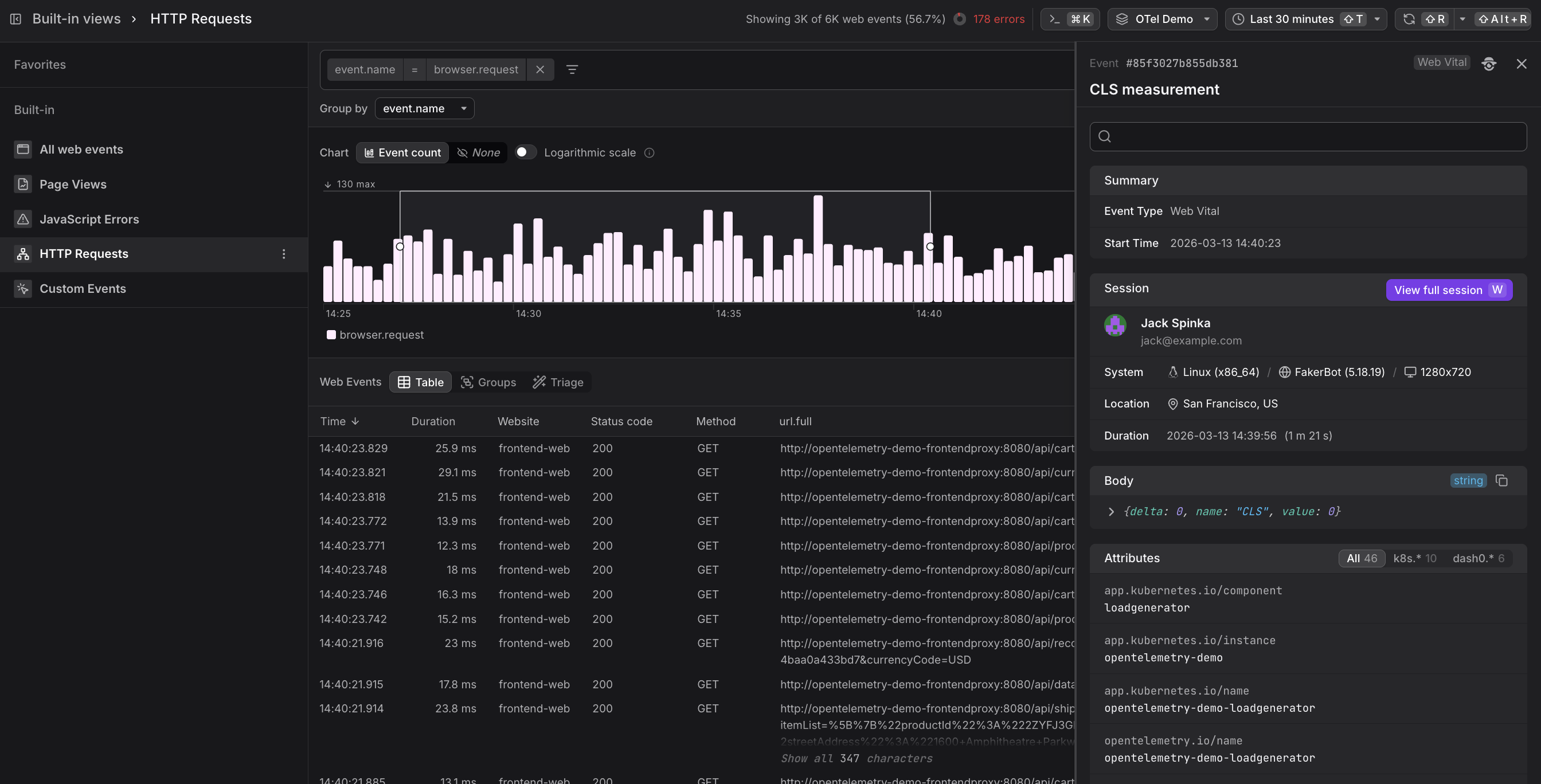
Use the Event Sidebar
If your backend is instrumented with Dash0 and OpenTelemetry, every browser.request event carries a trace context header.
In the Event Sidebar, you see a View trace link that takes you directly to the backend trace for that request — showing the full server-side span tree, database queries, and any downstream service calls that produced the response.
This end-to-end correlation works in both directions: from a frontend HTTP event into the backend trace, and from a backend span back to the originating frontend session.
