Last updated: March 14, 2026
Analyze Web Vitals
The Web Vitals tab gives you a detailed breakdown of each Core Web Vital — LCP, INP, and CLS — with per-page rankings and performance-over-time charts.
Use it to identify which pages are dragging your scores down and to understand whether performance problems are improving or getting worse over time.
Understand the Vital Summary Gauges
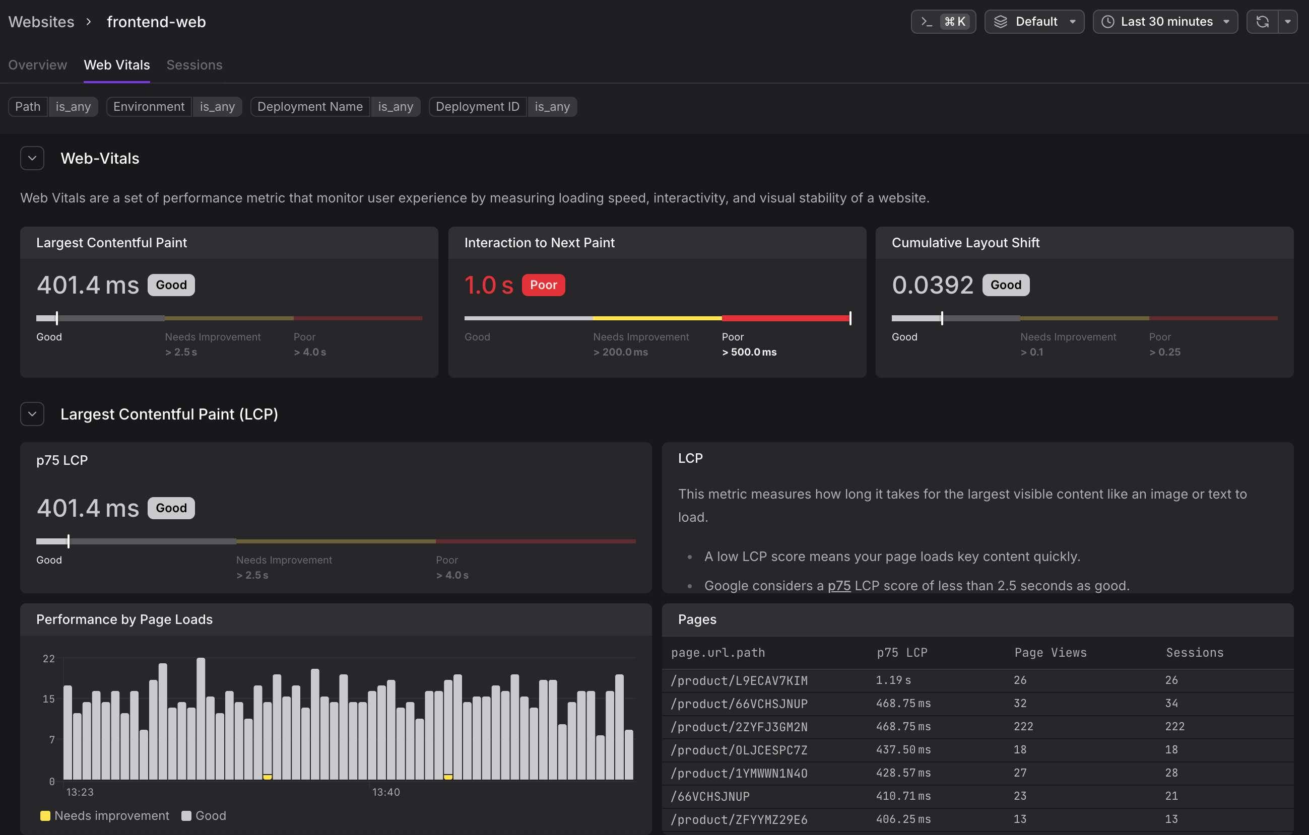
At the top of the Web Vitals tab, a summary row shows the p75 score for all three vitals at once — LCP, INP, and CLS — each with a colour-coded Good/Needs Improvement/Poor label.
This gives you an instant health check before you scroll into the per-vital sections.
Each vital then has its own collapsible section further down the page.
Understand the Per-Vital Sections
Each vital section contains three components:
p75 Gauge
Shows the current p75 score for the full website (across all pages and all users), with the coloured threshold bar beneath it. The gauge uses Google's official thresholds:
| Vital | Good | Needs Improvement | Poor |
|---|---|---|---|
| LCP | < 2.5 s | 2.5 s – 4.0 s | > 4.0 s |
| INP | < 200 ms | 200 ms – 500 ms | > 500 ms |
| CLS | < 0.1 | 0.1 – 0.25 | > 0.25 |
Performance by Page Loads Chart
A time-series bar chart where each bar represents a time bucket and is colour-coded by the proportion of page loads that fell into each band:
- Red — Poor
- Yellow — Needs Improvement
- White/Grey — Good
A chart that is mostly red across the time window indicates a persistent performance problem. Isolated red spikes may point to a deployment event or a traffic surge from slower devices.
Pages Table
A ranked table listing every page path alongside its p75 vital score, page view count, and session count. Sort by the vital column to find the worst-performing pages — these are the highest-impact candidates for optimisation.
| Column | Description |
|---|---|
| page.url.path | The URL path of the page |
| p75 LCP / INP / CLS | The 75th percentile score for this path |
| Page Views | How many page loads contributed to this score |
| Sessions | How many distinct sessions included this page |
Click any row to carry the path filter into the Sessions tab and see the individual user sessions that experienced that performance.
Apply Filters
The filter bar at the top of the tab supports the same dimensions as the Overview tab — Path, Environment, Deployment Name, and Deployment ID.
Filtering by Deployment Name or Deployment ID is particularly useful for comparing web vital scores before and after a release.
Understand Why Scores Change Over Time
Web vital scores are not static — the browser recalculates them as the user interacts with the page and emits updated measurements.
This means:
- A user who loads a page quickly but then triggers a slow interaction will produce both a Good LCP and a Poor INP measurement.
- A page that shifts layout while lazy-loading images will accumulate CLS over time, not just at initial load.
The Performance by Page Loads chart reflects this: each bar aggregates the final score recorded for each page load event in that time bucket.
