Docker containers are ephemeral by design. They spin up, do their work, and vanish. That makes them fundamentally harder to monitor than traditional servers, which tend to sit still for months at a time. Without the right docker monitoring tools in place, a memory leak in one container or a network misconfiguration between services can cascade into a production outage before anyone notices.
Effective docker container monitoring means tracking resource usage (CPU, memory, disk I/O, network) across potentially hundreds of short-lived processes, centralizing logs before containers are destroyed, and understanding how services communicate over the network. Whether you are running standalone Docker hosts, Docker Compose stacks, or Docker Swarm clusters, the right tooling depends on your team size, budget, and how much operational overhead you are willing to take on.
This guide covers the best docker monitoring tools in 2026, from free, open source options you can run yourself to fully managed platforms. Each tool is evaluated for what it does well, where it falls short, and who it is actually for.
1. Dash0
Dash0 is an OpenTelemetry-native observability platform that uses OTLP as its native ingestion and storage format. Unlike tools that accept OTel data but immediately convert it into a proprietary schema, Dash0 preserves the full semantic richness of your telemetry, keeping all attributes intact from ingestion to query time.
For Docker monitoring, Dash0 works through the OpenTelemetry Collector deployed as a container alongside your workloads. If you run Docker on Kubernetes, the Dash0 Kubernetes Operator (100% open source) handles auto-instrumentation, log collection, and infrastructure metrics via a single Helm chart install. For standalone Docker or Compose setups, Dash0 provides documented OTel Collector configurations with sample applications.
What’s good
- OpenTelemetry-native from ingestion to storage with no proprietary translation layer, so your container metadata stays intact for automatic correlation across logs, metrics, and traces
- PromQL as the universal query language across all signal types (metrics, logs, and traces), so your team learns one language for everything
- Transparent pricing at $0.20 per million metric data points, $0.60 per million log records, and $0.60 per million spans, with no per-host or per-container fees
- AI-assisted investigation via Agent0 with specialized agents that show their reasoning steps
- CNCF Perses-based dashboards exportable as code in Git
- Built-in Telemetry Spam Filter to drop noisy data before it hits your bill
The catch
Dash0 requires deploying and configuring the OpenTelemetry Collector, which adds a step compared to proprietary one-click agents. It is focused on the cloud-native stack rather than legacy VM environments. As a newer platform, it does not yet match the sheer breadth of integrations that decade-old incumbents offer.
The verdict
The best choice for teams committed to OpenTelemetry who want a managed backend that actually respects the open standard. If you value data portability, cost predictability, and a unified query language, Dash0 is the platform to evaluate first. Start with a free 14-day trial here.
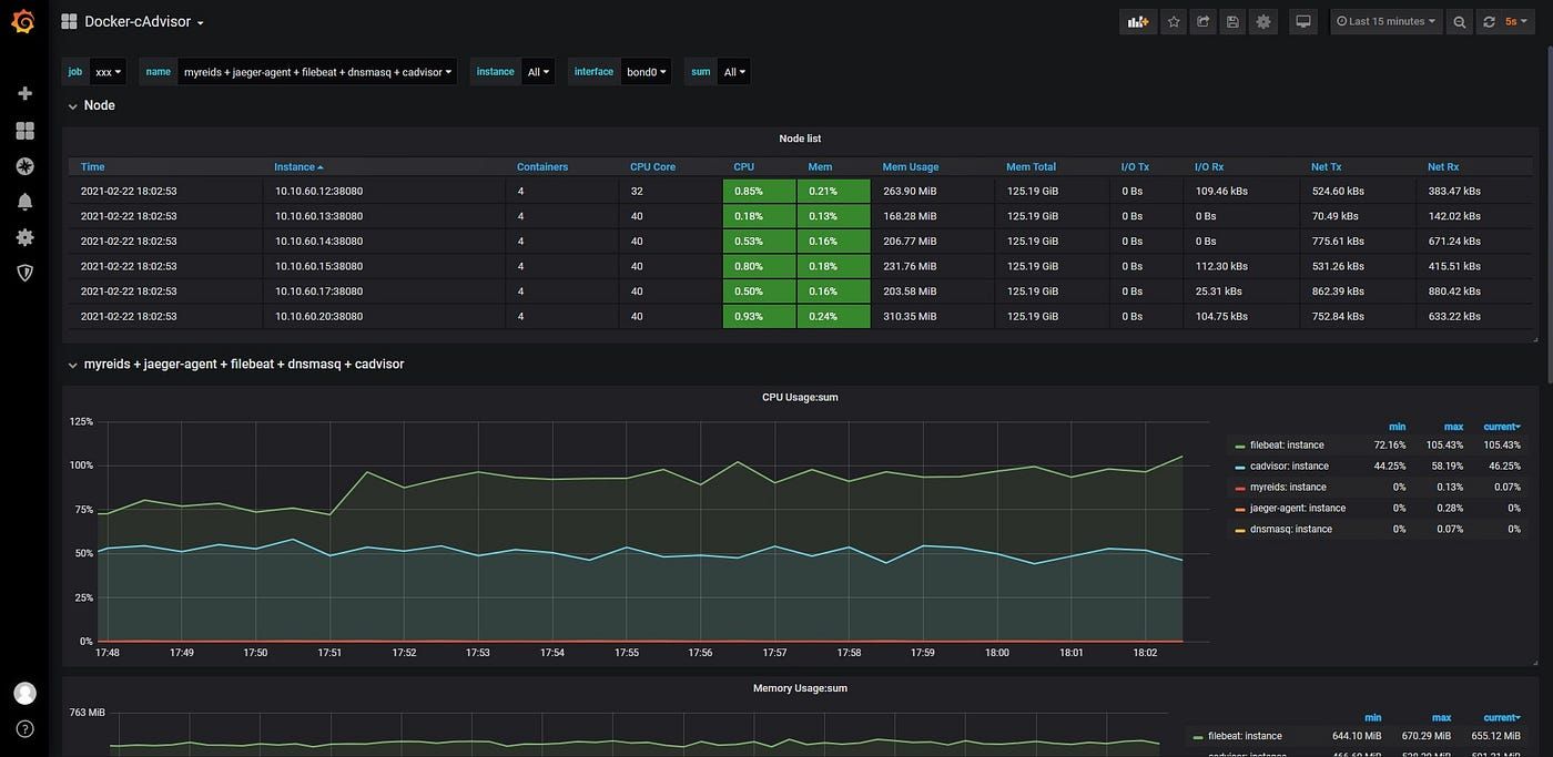
2. Prometheus + Grafana + cAdvisor
This is the de facto open source standard for docker container resource monitoring. Prometheus collects and stores metrics, cAdvisor (Google’s Container Advisor) exports per-container CPU, memory, network, and disk data, and Grafana visualizes everything. Docker itself officially supports Prometheus metrics via a built-in daemon endpoint, and recommends cAdvisor as a monitoring solution.
What’s good
- Completely free and open source; Prometheus is a CNCF Graduated project with strong community governance
- cAdvisor provides granular per-container metrics including lifecycle events (OOM kills, restarts)
- PromQL is the industry-standard query language with abundant community Docker dashboards
- The dockprom project packages the entire stack into a single
docker-compose.ymlfor quick setup
The catch
Running this in production is not free in practice. Prometheus does not scale horizontally out of the box, so high-cardinality Docker environments eventually require Thanos or Mimir. Three separate systems need independent upgrades, backups, and security patching. And the biggest friction: each signal type needs a different tool and query language (PromQL for metrics, LogQL for logs, TraceQL for traces).
The verdict
Best for teams with engineering capacity to run their own monitoring infrastructure who primarily need metrics-based docker container resource monitoring and want full control over the stack.
3. Datadog
Datadog is the largest commercial observability platform, covering infrastructure monitoring, APM, log management, security, and over 800 integrations. Its Docker monitoring runs via the Datadog Agent deployed as a privileged container on each host, with auto-discovery of running containers and pre-built dashboards for container performance and docker network monitoring.
What’s good
- Widest feature set on the market covering APM, infra, logs, security, CI/CD, and network performance in one platform
- Auto-discovery with minimal configuration and strong docker container network monitoring via its Network Performance Monitoring product
- Bits AI for automated incident investigation
The catch
Datadog charges per host (approximately $15-23/month for infra monitoring alone), plus per-GB for log ingestion, plus separately for custom metrics, indexed spans, and each add-on product. In Docker environments with fluctuating container counts, bills become unpredictable. Datadog also converts OTel attributes into its own schema on ingestion, creating deep vendor lock-in.
The verdict
Makes sense for large enterprises with deep budgets that want a single vendor for everything and accept proprietary lock-in as the cost of convenience.
4. Netdata
Netdata is an open source, real-time monitoring tool that collects per-second metrics from every running container with zero configuration. Install it with a single command and it auto-discovers containers immediately using Linux cgroups (v1 and v2).
What’s good
- Per-second granularity while most tools collect every 15-60 seconds, catching short-lived CPU spikes others miss entirely
- The open source Netdata Agent is GPLv3+ licensed and free forever for unlimited nodes and metrics
- Over 400 pre-configured alerts for container issues plus ML-powered anomaly detection with 18 models per metric running on each agent
- Queries Docker container logs directly at the edge without separate log shipping infrastructure
The catch
Netdata does not support distributed tracing, so following a request across multiple containers requires a separate tool. The per-second collection and on-agent ML models consume more CPU and RAM than lightweight forwarders. The free Netdata Cloud Community tier is limited to five nodes for personal, non-commercial use.
The verdict
The best pick for teams that want instant, deep docker container performance monitoring with minimal effort. You will outgrow it if you need full distributed tracing or a unified query language across signal types.
5. Sematext
Sematext Cloud is a managed observability platform with deep roots in the Docker ecosystem. Its agent runs as a lightweight container on each host (or as a Docker Swarm global service) and collects host metrics, container metrics, and events automatically.
What’s good
- One of the few tools with dedicated first-class Docker Swarm monitoring support, including automatic metadata enrichment with service name, service ID, and instance number
- Unified metrics, logs, and events in one platform with side-by-side correlation during troubleshooting
- Docker-aware log parsing with multi-line support and sensitive data masking built in
The catch
Docker monitoring pricing is based on a per-host base price plus a per-container charge beyond the included count. The platform uses its own proprietary agents rather than OpenTelemetry, so switching to an OTel-native platform later means replacing agents entirely.
The verdict
A strong pick for teams running Docker Swarm in production who want managed docker swarm monitoring without Datadog-level pricing.
6. Dozzle
Dozzle is a lightweight, open source, real-time log viewer built specifically for Docker containers. It is sponsored by Docker OSS and focuses on one thing: streaming live container logs through a clean web interface. It supports Docker, Docker Swarm, and Kubernetes, and is popular in self-hosted and homelab communities for docker logs monitoring.
What’s good
- One docker run command and you are viewing logs in your browser, at around 7 MB compressed
- Regex search, fuzzy search, and SQL-based log querying (via in-browser DuckDB) with no external dependencies
- Multi-host monitoring via gRPC agent architecture, native Docker Swarm mode, and split-screen for watching multiple containers side-by-side
- MIT licensed and completely free
The catch
Dozzle does not store logs or collect metrics. It is a live log viewer, not a monitoring platform. No time-series storage, no historical queries, no alerting on resource thresholds, and no distributed tracing.
The verdict
The best docker logs monitoring tool for developers who want a fast, zero-overhead way to tail container logs. Pairs well with a metrics-focused tool like Prometheus or Netdata, but is not a replacement for full observability.
7. Beszel
Beszel is a lightweight, self-hosted server monitoring platform with built-in Docker container stats. It uses a hub-and-agent architecture: the hub provides a web dashboard, and agents run on each monitored host to push CPU, memory, disk, network, and per-container metrics back to the central hub. It has become a favorite in the self-hosting community as a middle ground between simple uptime checkers and complex Prometheus/Grafana stacks.
What’s good
- Extremely lightweight: the agent uses under 10 MB of RAM and auto-discovers all Docker containers via the Docker socket
- Historical data for both host and per-container CPU, memory, and network usage, with clean graphs that register even small spikes
- Configurable alerts for CPU, memory, disk, bandwidth, temperature, and system status, with no PromQL required
- Multi-user support with OAuth/OIDC, automatic backups to disk or S3, and a REST API for custom integrations
- MIT licensed and completely free
The catch
Beszel is a resource monitoring tool, not an observability platform. There is no log aggregation, no distributed tracing, no application-level metrics, and no PromQL or custom query language. It tracks what containers are doing at the resource level but gives you no insight into what the application inside the container is doing. It also requires Docker socket access (even if mounted read-only), which carries inherent security considerations.
The verdict
Ideal for homelabs, small fleets of Docker hosts, and edge deployments where you want historical container resource monitoring without the complexity of Prometheus or Grafana. If you need application-level observability or log analysis, pair it with a dedicated platform.
8. VictoriaMetrics + VictoriaLogs + Grafana
VictoriaMetrics is a fast, cost-effective, open source time-series database that serves as a drop-in replacement for Prometheus. VictoriaLogs is its companion log storage engine. Together with Grafana for visualization, this stack provides a self-hosted alternative to the Prometheus + Loki combo that many engineers find more efficient and easier to operate, particularly for docker container monitoring at scale.
What’s good
- VictoriaMetrics is PromQL-compatible (via MetricsQL, a superset) and works as a Grafana datasource with no changes to existing dashboards
- Significantly lower resource consumption and higher compression than Prometheus, meaning you can store more container metrics on less hardware
- VictoriaLogs adds log storage with its own LogsQL query language, Grafana plugin, and Docker Compose demos for quick setup
- Single-binary deployment for both VictoriaMetrics and VictoriaLogs, with no external dependencies
- Open source under Apache 2.0 with a managed cloud option (VictoriaMetrics Cloud) available
- OpenAI uses the VictoriaMetrics stack internally, validating it for large-scale, AI-driven workloads
The catch
While VictoriaMetrics and VictoriaLogs unify metrics and logs under one vendor, they still require two separate query languages (MetricsQL and LogsQL) and two separate Grafana datasource plugins. You also need to configure collectors (vmagent, Grafana Alloy, or Telegraf) to ship data, which adds setup steps similar to the Prometheus stack. The ecosystem is smaller than Prometheus/Grafana, so community dashboards and tutorials are less abundant.
The verdict
Best for teams that want the flexibility and control of self-hosted open source docker monitoring tools but want better performance and simpler operations than vanilla Prometheus. A strong middle ground between DIY and fully managed platforms.
9. Grafana Cloud (LGTM Stack)
Grafana Cloud is the managed SaaS offering from Grafana Labs, bundling hosted Mimir (metrics), Loki (logs), Tempo (traces), and Grafana dashboards. You deploy the Grafana Alloy collector as a container on your Docker hosts to ship telemetry to managed backends.
What’s good
- The visualization gold standard with unmatched dashboarding capabilities
- Free tier includes 10,000 active metric series, 50 GB of logs, and 50 GB of traces per month
- Open source underpinnings (Mimir, Loki, Tempo are CNCF projects) provide some data portability
- Thousands of community-built Docker dashboards
The catch
Three separate backends mean three separate query languages: PromQL for metrics, LogQL for logs, TraceQL for traces. Correlating a container metric anomaly with its log output requires switching languages and manually connecting dots. Pricing at scale can also surprise you with overages billed separately.
The verdict
A good fit for teams already using Grafana dashboards who want to offload operational overhead. Best-in-class visualization, but the disjointed query experience makes it less efficient for fast incident response compared to truly unified platforms.
10. Zabbix
Zabbix is a mature, enterprise-grade open source monitoring platform that has been around since 2001. It monitors servers, networks, applications, and cloud resources through agents, SNMP, JMX, IPMI, and HTTP checks. Docker monitoring is supported via an official template for Zabbix Agent 2, which uses a built-in Docker monitoring plugin to collect metrics directly from the Docker socket without external scripts. Zabbix uses low-level discovery to automatically find containers and create items, triggers, and graphs for each one.
What’s good
- Completely free and open source with no artificial feature limits, making it a strong choice for docker container monitoring tools open source
- The official Docker template provides out-of-the-box discovery and monitoring of container CPU, memory, network I/O, and status via bulk data collection
- Powerful alerting with flexible escalation logic, automatic problem remediation, and dozens of notification integrations (Slack, PagerDuty, email, webhooks)
- Scales to thousands of hosts with a single server, and the entire Zabbix stack (server, web UI, database) runs in Docker containers via official Docker Compose configurations
The catch
Zabbix was designed for traditional infrastructure monitoring and it shows. The Docker monitoring support, while functional, treats containers as an add-on to host-level monitoring rather than a first-class concept. Setup requires installing and configuring Zabbix Agent 2 with Docker socket permissions on each host, which is more involved than container-native tools. Zabbix also has no native distributed tracing, no built-in log aggregation (you will need a separate tool for docker logs monitoring), and no OpenTelemetry support. The web UI, while powerful, has a steeper learning curve than modern alternatives.
The verdict
Best for organizations that already run Zabbix for broader network monitoring tools and want to extend it to cover Docker containers without adding another platform. Not the right starting point if Docker monitoring is your primary use case.
11. Checkmk
Checkmk is an enterprise-grade infrastructure monitoring tool that evolved from Nagios, solving many of its predecessor’s pain points: manual configuration, lack of auto-discovery, and a dated interface. The Raw Edition is fully open source and based on Nagios Core. Checkmk monitors Docker containers via a dedicated mk_docker.py agent plugin installed on each Docker node, using a “piggyback” mechanism that creates a separate host in Checkmk for each container.
What’s good
- Automatic discovery and inventory of Docker nodes, containers, and images with no manual configuration of individual containers
- Monitors container CPU, memory, network I/O, status, and Docker healthcheck API results, plus node-level disk usage of Docker files
- The commercial “Dynamic Host Management” feature automatically creates and removes container hosts as containers come and go, which is critical for ephemeral Docker environments
- The Raw Edition is free and open source; the commercial editions offer a free tier for up to 750 services
The catch
Checkmk’s Docker monitoring inherits the tool’s host- centric worldview: each container must be represented as a separate host in Checkmk, which can become unwieldy in environments with hundreds of short-lived containers. The initial setup (installing the agent, configuring the plugin, creating piggyback hosts) is heavier than container-native tools. Like Zabbix, Checkmk has no native log aggregation, no distributed tracing, and no OpenTelemetry integration.
The verdict
A good choice for teams already using Checkmk for broader infrastructure monitoring who want to extend coverage to Docker. The auto-discovery is genuinely useful, but the host-per-container model is a better fit for environments with a manageable number of longer-running containers.
12. Nagios
Nagios is the granddaddy of open source infrastructure monitoring, first released in 1999. Nagios Core (the open source version) monitors hosts and services via plugins, while Nagios XI (the commercial version) adds a web UI, dashboards, wizards, and reporting. Docker monitoring in Nagios is not built-in; it relies on community plugins (like check_docker) or custom scripts that query the Docker API to monitor container status, resource usage, and health.
What’s good
- Completely free and open source (Nagios Core), with a massive ecosystem of community plugins covering nearly every monitoring scenario imaginable
- Extremely stable and battle-tested across decades of production use
- Flexible plugin architecture means you can monitor virtually anything, including Docker containers, by writing or installing the right check scripts
The catch
Nagios requires significant manual configuration for Docker monitoring. There is no auto-discovery of containers, no built-in Docker template, and no native understanding of container lifecycle. Every container you want to monitor must be explicitly configured, which does not scale in dynamic Docker environments where containers are constantly created and destroyed. The Nagios Core web interface looks like it was built in 2002 (because it was). Nagios XI improves the UI but is commercially licensed. There is also no native log aggregation, no distributed tracing, and no OpenTelemetry support.
The verdict
If your organization already runs Nagios for infrastructure monitoring and you want to add basic Docker health checks, the community plugins will get you there. But starting fresh with Nagios for docker container monitoring in 2026 would be difficult to justify when purpose-built alternatives exist at every price point.
13. Sysdig
Sysdig uses kernel-level instrumentation to see inside Docker containers without deploying agents into each container. Docker itself recommends Sysdig as a preferred monitoring solution. The platform combines container monitoring with cloud security (CSPM, CWPP) and compliance automation.
What’s good
- Deep container visibility using kernel-level instrumentation rather than per-container agents
- Combined monitoring and security with automated compliance checks for PCI, NIST, SOC2
- Docker-recommended and widely deployed in enterprises with strict regulatory requirements
The catch
Sysdig is enterprise-oriented with pricing to match. The product has increasingly focused on cloud security over pure monitoring in recent years, so teams looking for a monitoring-first tool may find themselves paying for security features they do not need.
The verdict
Best for teams that need combined container monitoring and security, particularly in regulated industries. If your primary need is docker container performance monitoring without the security layer, lighter tools will get you there faster.
14. cAdvisor (Container Advisor)
cAdvisor is Google’s open source daemon for exporting per-container resource metrics. It is the most common bridge between Docker containers and Prometheus, tracking CPU, memory, filesystem, and network usage per container.
What’s good
- Purpose-built for container metrics and does it well
- The standard Prometheus integration; nearly every Docker + Prometheus setup uses cAdvisor
- Completely free, open source, and lightweight
The catch
It is a metrics exporter, not a monitoring platform. No alerting, no persistent storage, no dashboarding beyond a basic web UI, and no log collection. Pair it with Prometheus, Grafana, and Alertmanager for a complete stack.
The verdict
A building block, not a standalone solution. Required if you want per-container metrics in a Prometheus-based pipeline but not a complete docker monitoring solution on its own.
How to choose
For solo developers or small teams wanting something free and instant: Netdata, Beszel, or Dozzle will get you visibility in minutes.
For open source purists willing to run their own infrastructure: Prometheus + Grafana + cAdvisor or VictoriaMetrics + VictoriaLogs + Grafana give the most control.
For Docker Swarm shops: Sematext has the strongest out-of-the-box Swarm experience. Dozzle also supports Swarm mode natively.
For existing Zabbix/Checkmk/Nagios users who want to extend their monitoring to Docker: each tool has Docker support worth evaluating before adding a new platform.
For maximum feature coverage with budget to match: Datadog covers the widest surface area from infrastructure to security to APM.
For teams wanting a managed platform that treats OTel as a first-class citizen: Dash0 is the most future-proof choice. Your data stays portable, your dashboards are exportable, your query language is standardized, and your costs are predictable. That combination is not available from any other tool on this list.
Whatever you choose, the worst option is no monitoring. Docker containers are too dynamic and too ephemeral to manage by intuition. Pick a tool, instrument your containers, and start building the observability practice that will save you during the next incident.
















