Dash0 Raises $35 Million Series A to Build the First AI-Native Observability Platform
Gain full visibility into your Stripe data with these customizable API dashboards. Simplify reporting and track key metrics effectively.
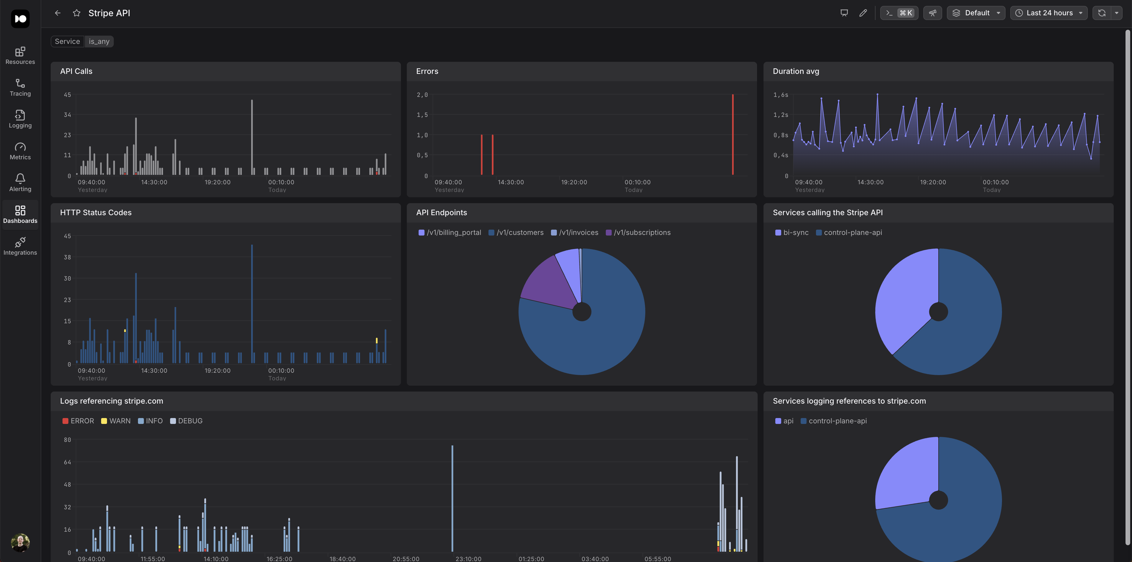
This integration leverages OpenTelemetry Spans and Logs generated through usage of the Stripe SDKs to provide actionable insights into your interactions with the Stripe API.
This dashboard is powered by tracing data generated from your Stripe API client usage. To populate the dashboard with data, you need to instrument your application with OpenTelemetry (OTel). Ensure that the processes making Stripe API calls are configured to:
Once your application is instrumented and sending telemetry data, the Stripe will automatically visualize your Stripe API interactions, performance metrics, and error patterns.