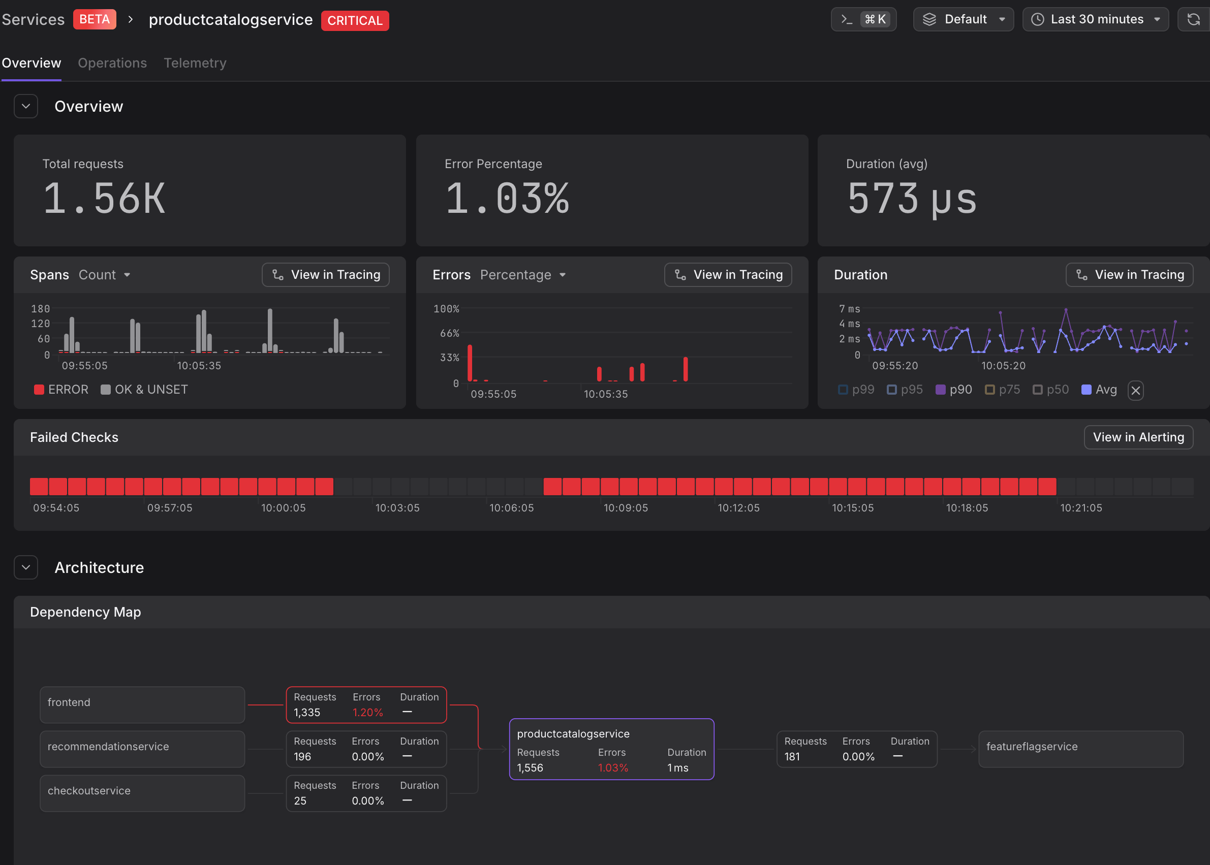
📊 Service Catalogue
Get a bird’s-eye view of your system health or dive deep into specific code paths.
- The Command Center: A high-level list of every service.
- Infrastructure Resources: See "Failed Checks" on Resources alongside your APM metrics.
Endpoint-Level Granularity: Use the Operations Tab to see which specific operation is failing, even when the rest of the service looks healthy.
🗺️ Service Map
We had a Service Map before so what's new?
- Customizable Views: Save your preferred filters to quickly see the services most relevant to your work by default.
- Dynamic Traffic Visualization: Easily discover traffic flows and paths within your service topology with overlaid particles.
- Grouped External Services: Explore external services organized by similarity, reducing clutter and complexity compared to the full internal map.
We use OpenTelemetry semantic conventions to automatically draw the connection between your services.
- Automatic Discovery: Connections are derived live from your tracing data.
- Visualize the Blast Radius: RED metrics (Requests, Errors, Duration) are overlaid on every connection so you can see exactly where a failure starts and where it spreads.

