Dash0 Raises $110M Series B at $1B Valuation
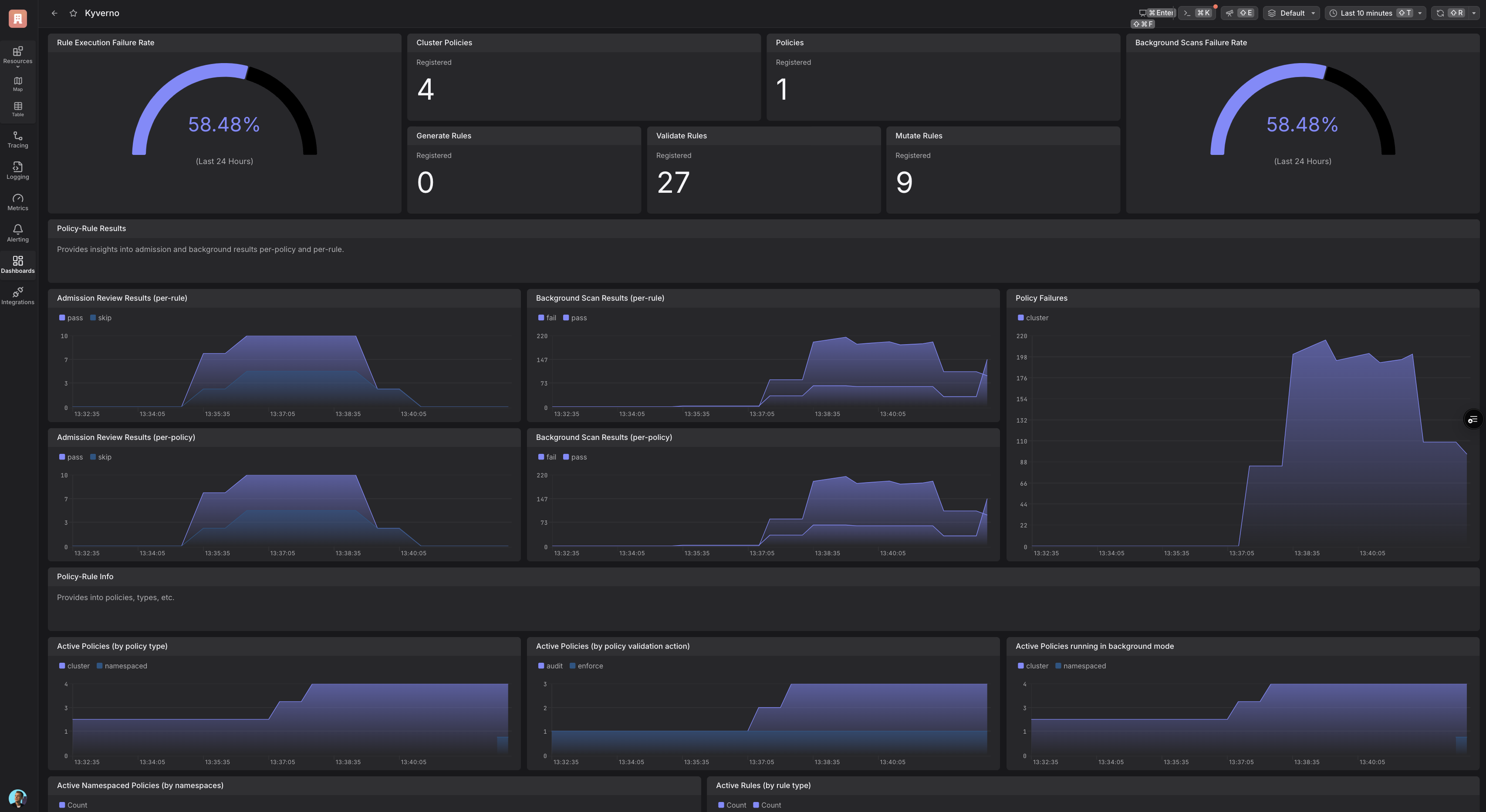
Visualize your Kubernetes infrastructure with Kyverno dashboards. Gain clear insights into cluster security and application health.
Kyverno is an open-source policy engine for Kubernetes that lets you manage the entire Policy-as-Code lifecycle using declarative YAML. It enables you to validate, mutate, generate, and clean up Kubernetes resources—supporting advanced logic with JMESPath and CEL for complex scenarios.
This Dash0 integration enables monitoring and visibility into the state and performance of Kyverno.
For more information, visit the Kyverno.
Enhance policy management and security in your Kubernetes environment with Kyverno’s observability and monitoring capabilities:
Kyverno admission review latency is high
Alert triggers when 95th percentile admission review latency exceeds 1 second.
Kyverno background scan operations are failing
Alert triggers when background scans fail frequently.
Kyverno generate rules are failing
Alert triggers when generate rules fail frequently.
Kyverno mutate rules are failing
Alert triggers when mutate rules fail frequently.
Kyverno policies have been modified recently
Informational alert when policies are created, updated, or deleted.
Kyverno policy execution is failing
Alert triggers when policy execution errors occur frequently.
Kyverno policy violations detected
Alert triggers when policy violations increase significantly.
Kyverno admission webhook is not responding
Alert triggers when Kyverno webhook is down.