Dash0 Raises $35 Million Series A to Build the First AI-Native Observability Platform
Gain clear visibility into your systems with the Atlantis Dashboards integration. This collection provides powerful insights for enhanced monitoring.
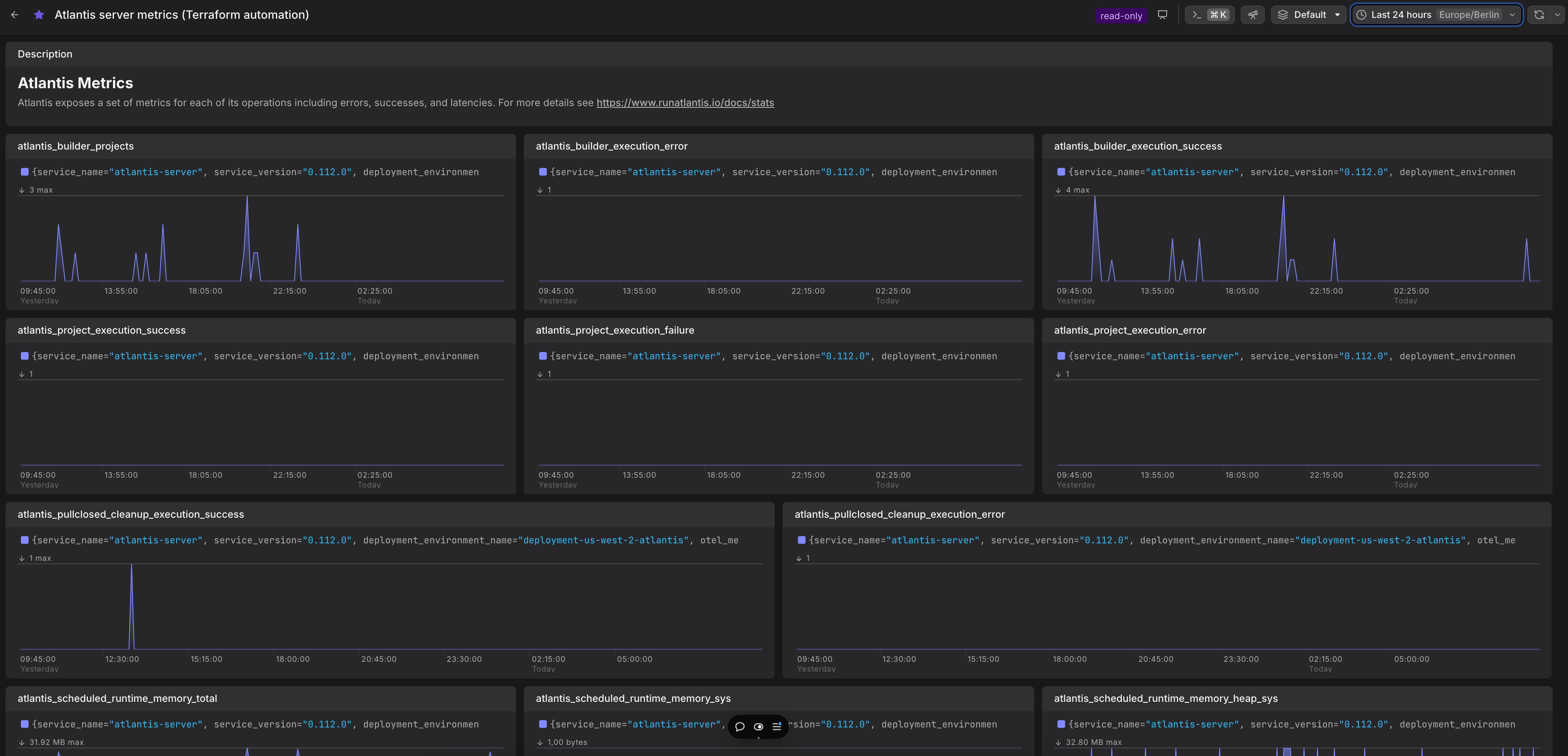
Atlantis is an essential tool for automating Terraform workflows. It provides a centralized server for managing Terraform pull requests and executing Terraform commands. Integrating Atlantis with your infrastructure allows teams to streamline Terraform workflows while maintaining security and consistency.
Integrating Atlantis metrics into Dash0 provides critical insights into your Terraform automation, ensuring reliability, efficiency, and scalability.
atlantis_project_execution_error) and builder workflows (atlantis_builder_execution_error) before they disrupt your deployment pipelines.atlantis_project_execution_success) and failure metrics to optimize workflows and enhance system reliability.atlantis_scheduled_runtime_memory_*) to prevent resource exhaustion, ensuring a stable and responsive Atlantis server.atlantis_pullclosed_cleanup_execution_success, reducing the risk of leftover artifacts or resources.