What’s New
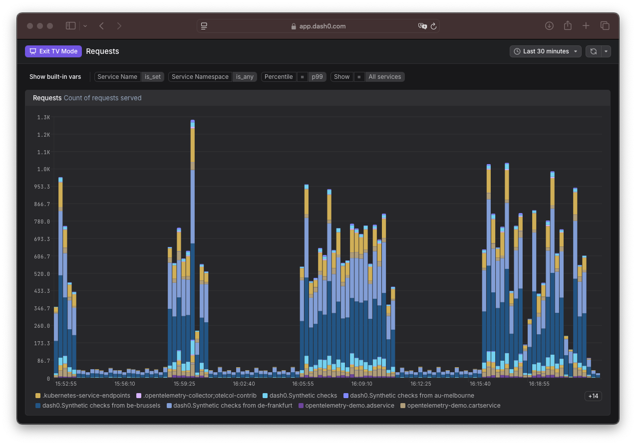
Panels can now be opened and viewed directly in TV mode (sometimes referred to "kiosk" mode) similarly to what is possible already with entire dashboards.
Also, we took the chance to make it clearer when you're in TV Mode, and how you can get out of it.
