What’s New
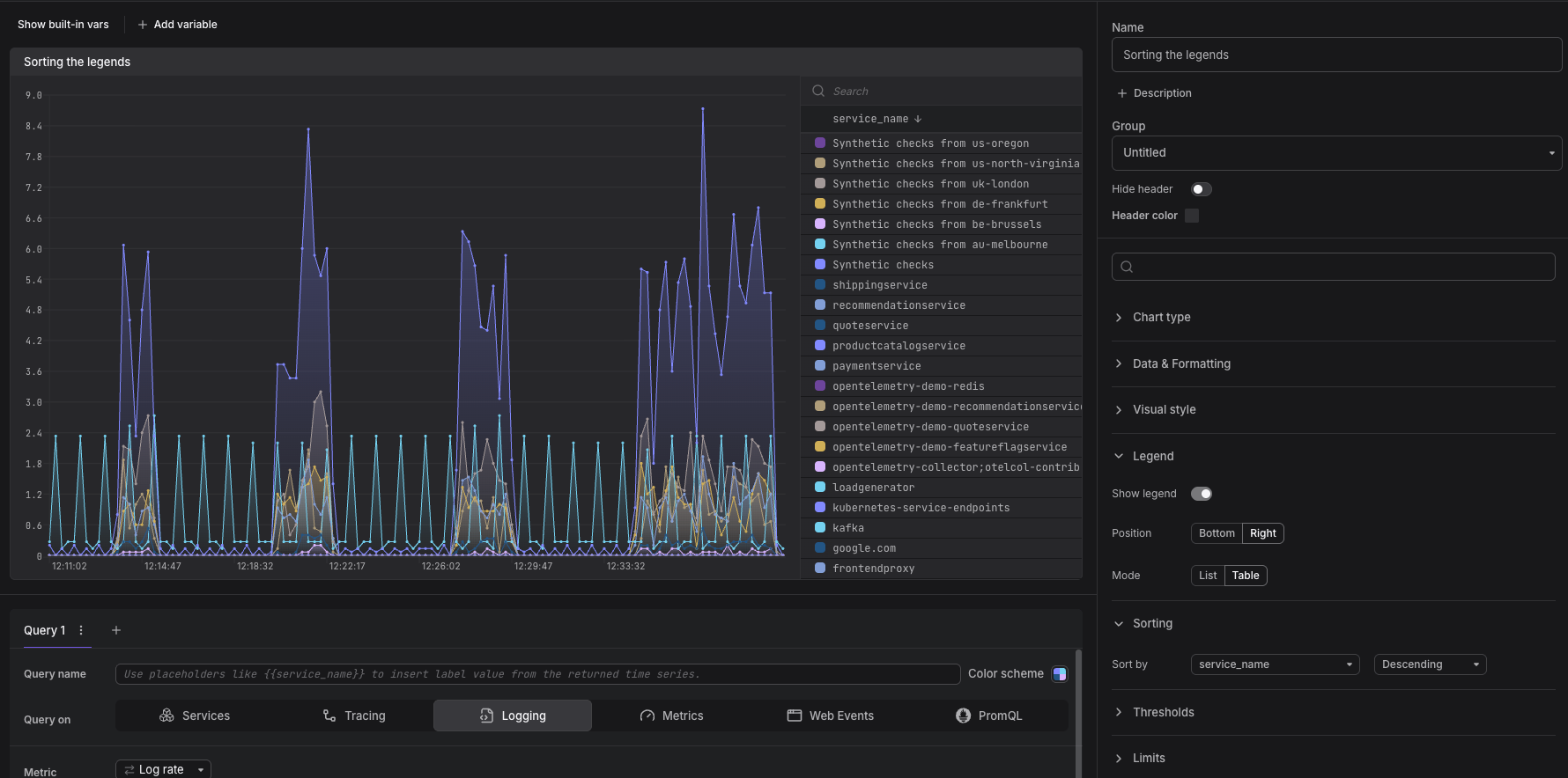
We’ve added the ability to sort list and table legends for various chart types in dashboards.Additionally, we’ve also added the ability to sort the grids of both gauge and stats charts, along with the ability to also sort the slices of the pie chart.
Sorting is available for the following chart types:
- Time series chart
- Stat charts
- Gauge charts
- Time series table
- Pie chart
- Logs table
- Geographical map
In addition to the above, we’ve also taken the chance of streamlining where the sorting controls live: they now appear consistently in the right sidebar of the Panel Edit screen.
It is also possible to directly sort a table by directly clicking on the column header whilst editing the panel


