kgateway is a Kubernetes Gateway API implementation based on Envoy. Like other gateways and ingress controllers, it sits directly on the request path at the edge of the cluster, terminating connections, applying routing rules, and forwarding traffic to backend services. Because every external request flows through it, the gateway is also one of the most valuable places to observe how traffic actually behaves as it enters a system.
Gateways are particularly interesting from an observability perspective because they exercise all three stable OpenTelemetry signals - traces, metrics, and logs - in close proximity. Decisions made at this layer often shape how effectively downstream services can be observed and correlated.
In this post, we examine kgateway’s OpenTelemetry integration in practice. We look at how traces, logs, and metrics are emitted under a small, self-contained test setup, and then evaluate those characteristics using a proposed OpenTelemetry Support Maturity Model. This model is not an official OpenTelemetry standard, but an early community proposal intended to stimulate discussion and refinement.
The goal of this evaluation is not to judge or rank the project. Instead, it is to make integration characteristics, trade-offs, and friction points visible and discussable, and to contribute concrete input to the ongoing conversation about what meaningful OpenTelemetry support looks like in real systems.
How we’ll evaluate OpenTelemetry support
OpenTelemetry support isn’t binary. Most projects land somewhere in between: traces might be native, metrics might still rely on Prometheus scraping, logs might correlate cleanly in some paths but not others. To make those differences easier to reason about, I’ll use a structured set of dimensions that reflect how OpenTelemetry is applied in practice - not as a scorecard, but as a way to describe where alignment happens and where it depends on the pipeline.
The full draft of the model lives in a public GitHub issue, where feedback and discussion are very welcome. This post should be read as a concrete application of that proposal, intended to help refine the model through real-world examples.
At a high level, the model looks at OpenTelemetry support across the following dimensions, each described along a progression from Level 0 (Instrumented) to Level 3 (OpenTelemetry-Optimized):
- Integration Surface – how users connect the project to their observability pipelines
- Semantic Conventions – how consistently telemetry meaning aligns with OpenTelemetry conventions
- Resource Attributes & Configuration – how identity and configuration behave across environments
- Trace Modeling & Context Propagation – how traces are structured and how context flows
- Multi-Signal Observability – how traces, metrics, and logs work together in practice
- Audience & Signal Quality – who the telemetry is designed for and how usable it is by default
- Stability & Change Management – how telemetry evolves once users depend on it
This model is an early draft, and this post should be read as an application of the proposed model rather than a definitive judgment of kgateway’s OpenTelemetry support. The intent is to stress-test the proposal against real gateway behavior, not to produce a final score. kgateway therefore serves as a useful practical test case, because it exercises all three currently stable OpenTelemetry signals and sit at a natural boundary in cloud-native architectures: the edge of Kubernetes clusters.
Evaluation environment
The observations in this post are based on a small test environment built around kgateway. It includes kgateway running as a Gateway API data plane, an in-cluster OpenTelemetry Collector, and a simple Node.js backend used to generate realistic request traffic.
Telemetry is collected using OpenTelemetry-native mechanisms and exported through the Collector. In this setup, signals are explored in Dash0, which makes correlation between traces, logs, and metrics directly visible during analysis. Rather than walking through the setup step by step, the purpose of this environment is to validate how kgateway behaves once telemetry is enabled and traffic is flowing.
The same environment also supports a fully open-source observability stack, including Jaeger for traces, Prometheus for metrics, and OpenSearch for logs - without requiring changes to kgateway itself.
This keeps the focus on signal behavior and integration characteristics, rather than on deployment mechanics.
Tracing at the gateway
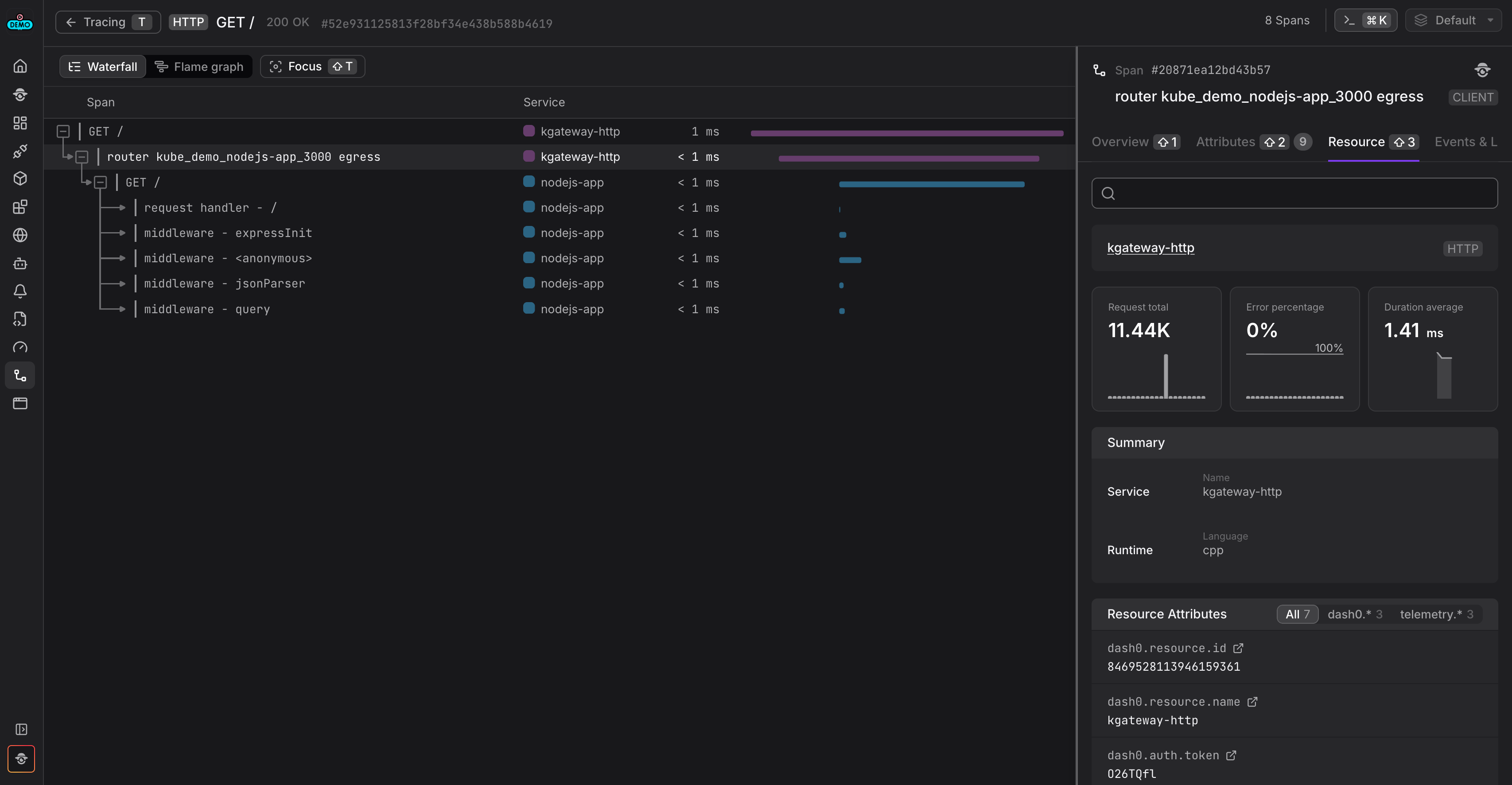
Tracing is where kgateway is at its strongest. Tracing is configured declaratively using the Gateway API’s policy attachment model via ListenerPolicy. No application changes or sidecars are required.
Under the hood, kgateway relies on Envoy’s native OpenTelemetry support and exports spans directly over OTLP/gRPC. If a request arrives with W3C trace context headers, kgateway continues that trace. If it doesn’t, the gateway creates a new root span at the edge. In both cases, the gateway becomes a first-class participant in the distributed trace.
An important detail is upstream span creation. kgateway can optionally emit a span representing the hop from the gateway to the backend service. This makes routing latency and gateway-introduced delays visible without overwhelming the trace with internal implementation detail.
In practice, this results in traces that feel complete, regardless of which OpenTelemetry-compatible backend is used for analysis. The entry point is clear, the handoff to the backend service is explicit, and the gateway no longer appears as an opaque box at the front of the trace.
Access logs with native OpenTelemetry correlation
Access logs are another strong area. kgateway can export structured access logs directly over OTLP/gRPC using Envoy’s OpenTelemetry access log sink. Logs are emitted as OpenTelemetry LogRecord data rather than plain text, preserving trace and span context as first-class fields rather than encoded log data.
The key difference compared to many ingress setups is correlation with tracing data through trace context. Trace ID and span ID are attached automatically at the LogRecord level. There is no need to inject traceparent into the log body and no need to write parsing or transformation rules to extract it later, or other commonplace workarounds to backfill trace-context correlation from logs to spans.
The log body itself is configurable using Envoy’s standard formatting operators, allowing request metadata, response codes, timing information, and upstream details to be included directly in the log record. This makes logs feel like a first-class OpenTelemetry signal rather than something retrofitted onto a tracing pipeline.
When viewed in Dash0, this native correlation makes it possible to move directly from a span to the corresponding gateway access logs without manual query construction.
Metrics: powerful, but still Prometheus-native
Metrics are where kgateway follows a more traditional path. Both the controller and the Envoy data plane expose metrics exclusively in Prometheus format. These include the full set of Envoy statistics - request counts, response codes, connection pools, upstream health - alongside controller-level reconciliation and lifecycle metrics.
There is no OTLP metrics export option today. To bring metrics into the same observability pipeline, the OpenTelemetry Collector scrapes the Prometheus endpoints using the Prometheus receiver. From there, metrics can be enriched with Kubernetes resource attributes and queried using PromQL.
This approach works well in practice and mirrors how many Envoy-based projects are observed today. However, it does mean that metrics follow a different collection model than traces and logs, and do not currently align with OpenTelemetry HTTP or RPC semantic conventions or metric units. This split between OTLP-native signals and Prometheus-native metrics is not unique to kgateway, but it does illustrate one of the structural tensions the proposed maturity model is designed to make visible.
Summary view: kgateway OpenTelemetry maturity
Before diving into each dimension, the radar chart below provides a high-level overview of how kgateway’s OpenTelemetry support shapes up across the model. This visualization illustrates how the proposed dimensions can be applied in practice. It should not be interpreted as a normative rating or official OpenTelemetry position.
The purpose of this chart isn’t to produce a single score. It’s to show where the experience is already strong and where you are likely to feel friction. In kgateway’s case, the shape reflects a project that is OpenTelemetry-native for traces and logs, with metrics still anchored in the Prometheus ecosystem.
Dimension-by-dimension analysis
Integration surface
kgateway exposes tracing and logging via OTLP/gRPC using a Gateway API-native policy resource. This provides a clean integration surface: configuration is declarative, works across environments, and fits naturally into Collector-based pipelines.
Metrics, however, are exposed only via Prometheus endpoints and do not follow HTTP or RPC semantic conventions. As a result, you interact with two integration paths: OTLP for traces and logs, and Prometheus scraping for metrics.
OpenTelemetry is the primary interface for two signals, but not all three.
Semantic conventions
Because kgateway builds on Envoy’s OpenTelemetry support, traces and logs follow familiar shapes and are easy to interpret using standard OpenTelemetry knowledge. In terms of spans, HTTP semantics are consistent, and correlation works without project-specific interpretation.
One caveat is that some HTTP attributes still follow older OpenTelemetry semantic conventions, which reflects the current state of upstream Envoy instrumentation rather than kgateway-specific design choices. For example, spans use http.status_code rather than the current http.response.status_code, and legacy HTTP attribute names such as http.method and http.url are present. This is due to the upstream Envoy proxy dependency, which has not yet adopted the latest OpenTelemetry semantic conventions - a gap shared by all Envoy-based proxies. You can track the progress on this in the Envoy Issue #30821.
Telemetry is generally consistent and interoperable, with room for more intentional refinement.
Resource attributes & configuration
kgateway exposes a stable service.name and behaves predictably across namespaces and environments. However, resource identity is intentionally minimal at the source and relies heavily on downstream enrichment rather than explicit modeling by the gateway itself.
Only a limited subset of standard service-level resource attributes is emitted at the source. While service.name is present, attributes such as service.namespace, service.version, and service.instance.id are not set. In addition, service naming is not fully consistent across signals, with different values observed between traces and logs. This limits the ability to group related gateway components, distinguish replicas, or compare behavior across releases without additional pipeline-level normalization.
Kubernetes resource attributes are largely absent at the source. Critical identifiers such as k8s.pod.uid, k8s.pod.name, container, workload, node, and cluster attributes are not emitted directly by kgateway. As a result, standard Collector-side processors (such as the Kubernetes attributes processor) must rely on indirect or connection-based association to derive workload and infrastructure context, making enrichment dependent on pipeline topology and deployment model.
Runtime customization of resource identity is limited. In particular, OTEL_RESOURCE_ATTRIBUTES is not consistently honored by the gateway runtime, and supported resource detectors are not documented as part of the gateway’s observability contract. This limits your ability to inject environment, ownership, or deployment-specific context at runtime without modifying gateway configuration or relying entirely on downstream enrichment.
As a result, identity and configuration are stable in practice, but depend on downstream enrichment and non-standard attributes rather than an explicit, source-level resource model. This provides a workable baseline for many deployments, but falls short of the explicit, interoperable, and runtime-configurable resource modeling expected at higher maturity levels. In the maturity model, this dimension captures whether resource identity is treated as a first-class design concern at the source, or delegated primarily to downstream enrichment.
Trace modeling & context propagation
Context propagation follows W3C Trace Context standards, allowing kgateway to participate cleanly in distributed traces regardless of upstream implementation details. When incoming requests do not carry an existing trace context, the gateway reliably creates a new root span at the edge, so traces always have a well-defined starting point.
Beyond basic propagation, kgateway also supports optional upstream span creation, emitting a client span that represents the hop from the gateway to the backend service. This results in traces that clearly distinguish between ingress handling and upstream request execution, making gateway-induced latency and routing behavior visible without exposing unnecessary internal detail.
The trace model is intentionally focused on common synchronous request flows. More advanced propagation formats or custom trace semantics are not enabled by default, but Envoy’s extensibility model leaves room for such behavior to be introduced through extensions or additional processing where required.
Overall, the resulting trace structure is coherent and predictable for typical gateway workloads. While it does not attempt to capture more complex asynchronous or domain-specific behaviors out of the box, it reflects deliberate trace modeling choices rather than reliance on defaults alone.
Multi-signal observability
kgateway exposes three signals - traces, logs, and metrics - but does so using a mixed delivery model. Traces and logs are emitted natively over OTLP, while metrics are exposed in Prometheus format and collected through scraping.
Once ingested, these signals can be unified through the OpenTelemetry Collector and correlated downstream. In Dash0, this correlation is immediately visible, making it possible to move between spans, logs, and related metrics even though the gateway itself does not present a fully OTLP-first model.
However, the difference in collection models introduces a split in configuration and operational concerns. Traces and logs follow a push-based, OpenTelemetry-native path, while metrics rely on Prometheus-style pull semantics, including endpoint discovery and scrape configuration.
In practice, this means that correlation across signals is achieved at the pipeline level rather than being fully expressed by the gateway itself. This approach works well and aligns with common Envoy- and Prometheus-based observability patterns today, but it falls short of a fully OTLP-first, multi-signal experience.
Audience & signal quality
From a user perspective, kgateway’s telemetry is immediately usable. OTLP-native tracing and automatically correlated access logs significantly reduce the effort required to understand request flows through the gateway. You can move between traces and logs without manual trace ID injection, custom parsing, or additional correlation logic.
Telemetry defaults are sensible and work without extensive customization. Common debugging workflows - such as identifying slow requests, understanding routing decisions, or validating upstream responses - are supported out of the box once data is ingested into an OpenTelemetry-compatible backend.
The signals are primarily optimized for infrastructure and platform engineers rather than application developers. Telemetry focuses on gateway behavior, routing, and latency rather than business-level or application-specific semantics, which is appropriate for this layer but also defines the scope of its usefulness. This makes the telemetry particularly well suited for platform and infrastructure teams operating shared gateways.
Stability & change management
In observed behavior, kgateway’s telemetry is stable and predictable. Span structure, attribute presence, and signal behavior appear consistent across executions, which is important if you are building dashboards, alerts, and operational workflows that depend on this data.
However, stability at scale also depends on explicit commitment. There is limited documentation describing telemetry as a long-lived contract, and changes to emitted attributes, naming, or structure are not clearly governed or communicated from an observability perspective. As more users depend on this telemetry for production workflows, this lack of explicit guarantees can increase the cost of upgrades or changes.
Today, stability is achieved primarily through implementation consistency rather than through formal change management, versioning, or published expectations around telemetry evolution.
Where kgateway lands
Taken together, kgateway’s OpenTelemetry characteristics most closely resemble Level 2 in this proposed model. OpenTelemetry is clearly a primary integration path for tracing and logging, configuration is Gateway API-native, and correlation across signals works once telemetry is ingested into an OpenTelemetry pipeline.
At the same time, several aspects limit higher maturity. Metrics remain Prometheus-first, resource identity is largely derived through downstream enrichment rather than explicit source-level modeling, and runtime configurability of telemetry is limited. These trade-offs do not prevent effective observability, but they do increase reliance on pipeline configuration and external conventions.
This shape is common among Envoy-based infrastructure projects today. It reflects a pragmatic balance between stability and adoption, while also leaving a clear path forward as OTLP metrics support matures and resource modeling becomes a more explicit part of gateway observability design.
A brief look ahead: agentgateway
It’s worth briefly mentioning agentgateway in the context of the analysis above. While kgateway builds on Envoy and reflects the current state of OpenTelemetry adoption in established gateway architectures, agentgateway represents a newer class of Gateway API implementations designed specifically for AI and LLM traffic.
agentgateway represents an example of a gateway designed with OpenTelemetry as a primary integration surface from the outset. Traces and logs are emitted natively over OTLP, and metrics focus on domain-specific signals such as token usage, model selection, and provider behavior. As a result, observability concerns that appear as incremental improvements in kgateway are foundational design choices in agentgateway.
Placed alongside kgateway, this contrast shows how starting with OpenTelemetry as the primary integration surface can shape observability characteristics from the outset, rather than retrofitting them onto an existing gateway model.
Final thoughts
kgateway demonstrates how far OpenTelemetry support at the gateway layer has come. Native OTLP tracing and logging, clean context propagation, and declarative configuration via the Gateway API make it straightforward to integrate kgateway into modern observability pipelines.
At the same time, applying the maturity model also makes the remaining gaps more visible. Metrics still follow a Prometheus-first model, which works well operationally but creates a split between push-based and pull-based telemetry. That split isn’t unique to kgateway, but it does shape how platform teams design and operate their pipelines.
This is exactly why we think a dimensional maturity model is useful. Rather than treating “OpenTelemetry support” as a binary label, it provides a way to discuss where integration is already strong, where pipelines must compensate, and where future improvements are likely to matter most.
We’ll continue to apply this model across the rest of the series, both to refine the proposal itself and to make differences between gateway implementations easier to reason about. Each post should be read as a case study used to stress-test and refine the model, rather than as a final judgment on any individual project.
If you have feedback on the model, the dimensions, or the interpretation here, the linked GitHub issue is the place to join the discussion.









