March 19, 2025 - New York, NY - Dash0, a leader in modern observability solutions based on OpenTelemetry and open standards, today announced the launch of SIFT, a groundbreaking framework designed to transform how organizations handle and analyze telemetry data. While observability tools focus on collecting ever-increasing volumes of data, SIFT takes a radically different approach by intelligently reducing, enhancing, and prioritizing telemetry data to make troubleshooting faster and more cost-effective.
"The observability industry has been caught in a 'more telemetry is better' paradigm for years," said Mirko Novakovic, co-founder and CEO of Dash0. "But finding the root cause of an issue is like searching for a needle in an increasingly massive haystack. SIFT fundamentally changes this equation by making the haystack smaller, the hay better organized, and the needle shining bright red."
A Four-Pillar Approach to Modern Observability
SIFT represents a complete rethinking of observability workflows through four integrated capabilities:
- Spam removal: Unlike competitors whose business models depend on storing more data, Dash0's one-click spam filters eliminate irrelevant telemetry before it's stored, reducing both cognitive load and costs.
- Improve telemetry: Through advanced AI capabilities including automatic log structuring, semantic convention upgrades, and pattern recognition, SIFT enhances the quality and contextualization of telemetry without requiring manual standardization efforts.
- Filtering and grouping: Every element in Dash0's interface is designed for interactive filtering, with built-in guidance to show outcomes before actions are taken. The new Grouping feature clusters telemetry into manageable segments for faster analysis.
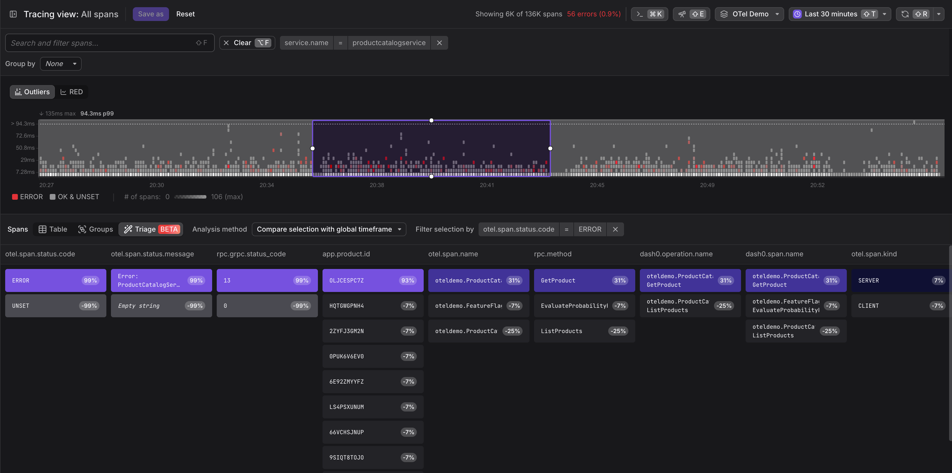
- Triage: Dash0's one-click automated analysis instantly identifies probable causes and correlations behind issues, dramatically reducing the time needed to pinpoint root causes in complex systems. Agentic AI and iteratively and autonomously testing hypotheses will be the next evolutionary step to support SREs and developers in finding the needle in the haystack.
Aligning Technology with User Needs
Dash0's innovative pricing model charges by the number of logs, spans, and metric data points rather than by volume, encouraging the inclusion of valuable metadata while making it easy to eliminate unnecessary telemetry.
"We built SIFT based on our belief that what's good for our users is ultimately good for Dash0”, Michele Mancioppi, founding Head of Product at Dash0, continued. "By combining AI-driven intelligence with uncompromising empathy for our users and their workflows, we're not just incrementally improving observability—we're redefining it."
The company reports that early adopters of the SIFT framework have experienced significant reductions in mean time to resolution (MTTR) and observability costs, while gaining deeper insights into their systems.
Availability
The SIFT framework is immediately available to all Dash0 customers. Visit Dash0's website for more information or to schedule a demonstration.
About Dash0
Dash0 delivers next-generation observability solutions based on OpenTelemetery and open standards, combining cutting-edge AI technology with user-centric design. By making telemetry data more actionable and less overwhelming, Dash0 helps engineering teams resolve issues faster and at a lower cost.



