Dash0 Raises $35 Million Series A to Build the First AI-Native Observability Platform
Dash0's Istio integration provides visibility into your systems with service mesh and open-telemetry monitoring.
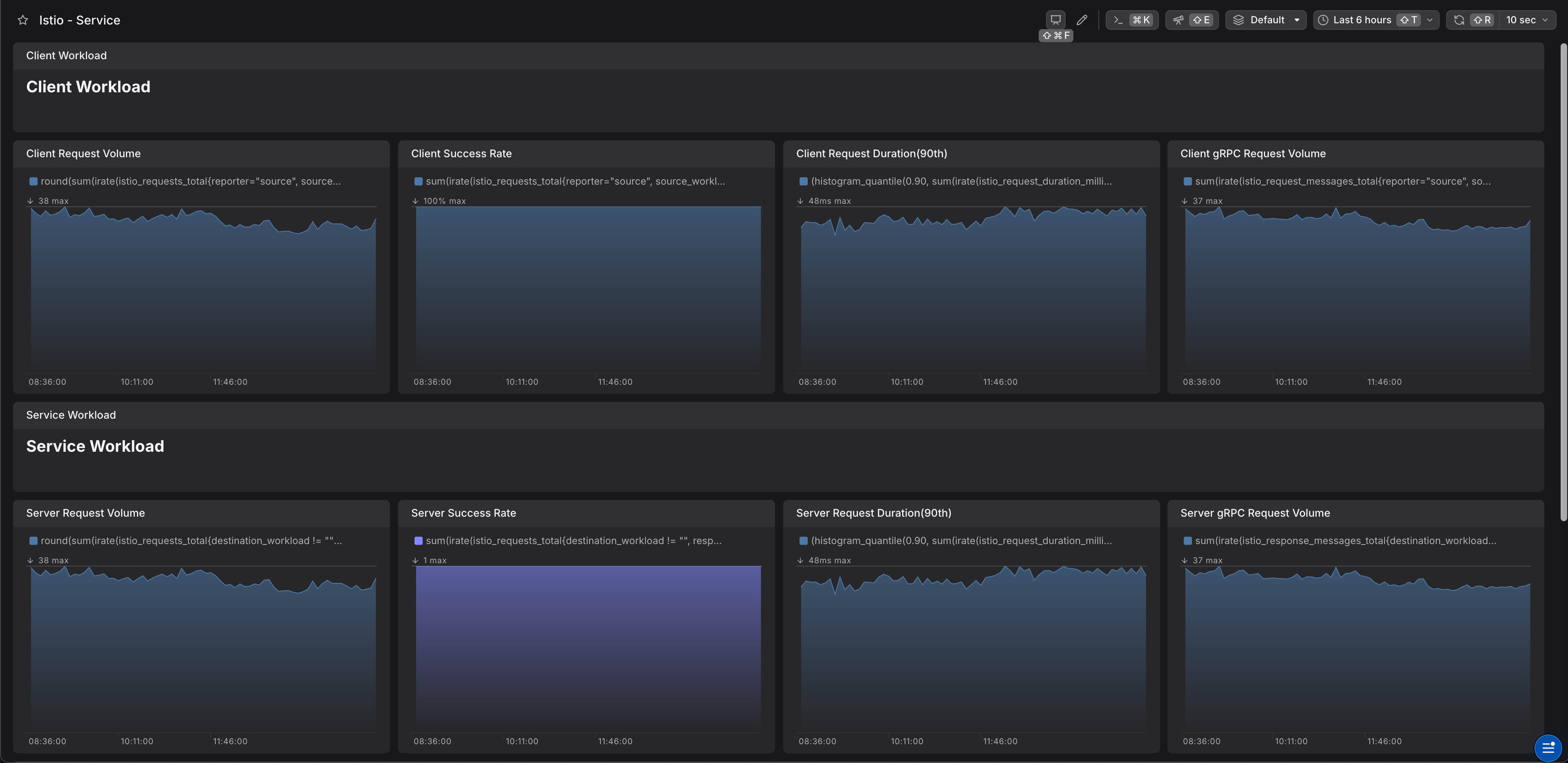
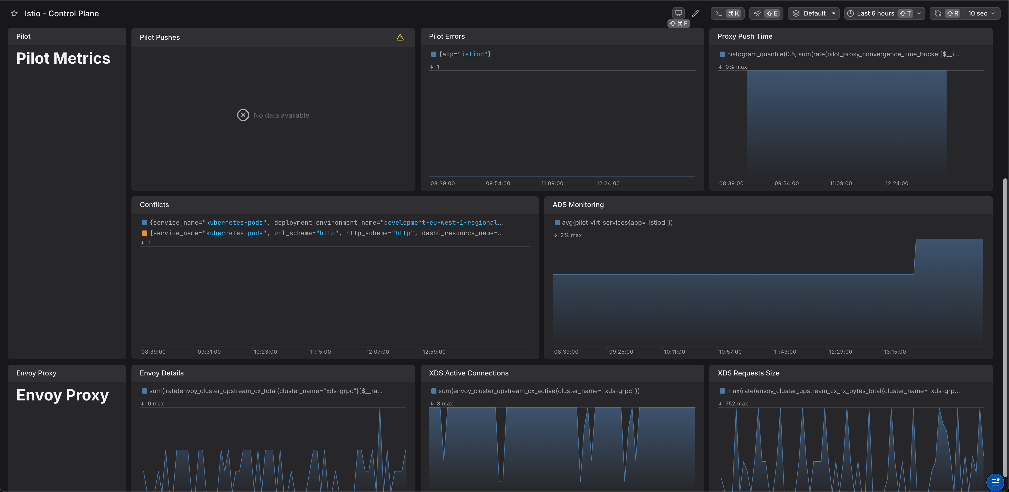
Istio is one of the most commonly used service meshes. Istio configures Envoy instances under the hood and handles networking for you. Service meshes are somewhat complex, and visibility into their activity can be the difference between easy troubleshooting and a long-winded analysis.
Enhance observability and gain actionable insights into Istio-managed services:
Istio has native support for the generation of OpenTelemetry sigals:
Perfect for the integration with Dash0.
The best practice is using an opentelemetry collector instead of sending telemetry to backend (Dash0) directly. An easy way is using opentelemetry-collector helm chart.
Before deploying the OpenTelemetry Collector, create a secret in the monitoring namespace to store your Dash0 Authorization Token:
This secret allows the OpenTelemetry Collector to authenticate with Dash0 and send telemetry data.
An example of values.yaml file would be
Istio exposes metrics in default via annotations:
With an OpenTelemetry collector as shown above we can scrape and export metrics to Dash0. See istio prometheus integration.
You need to add an extensionProvider and enable tracing.
Next, enable tracing:
An istio service entry for the OpenTelemetry collector service is normally required. Make sure the port name starts with grpc-