Dash0 Raises $35 Million Series A to Build the First AI-Native Observability Platform
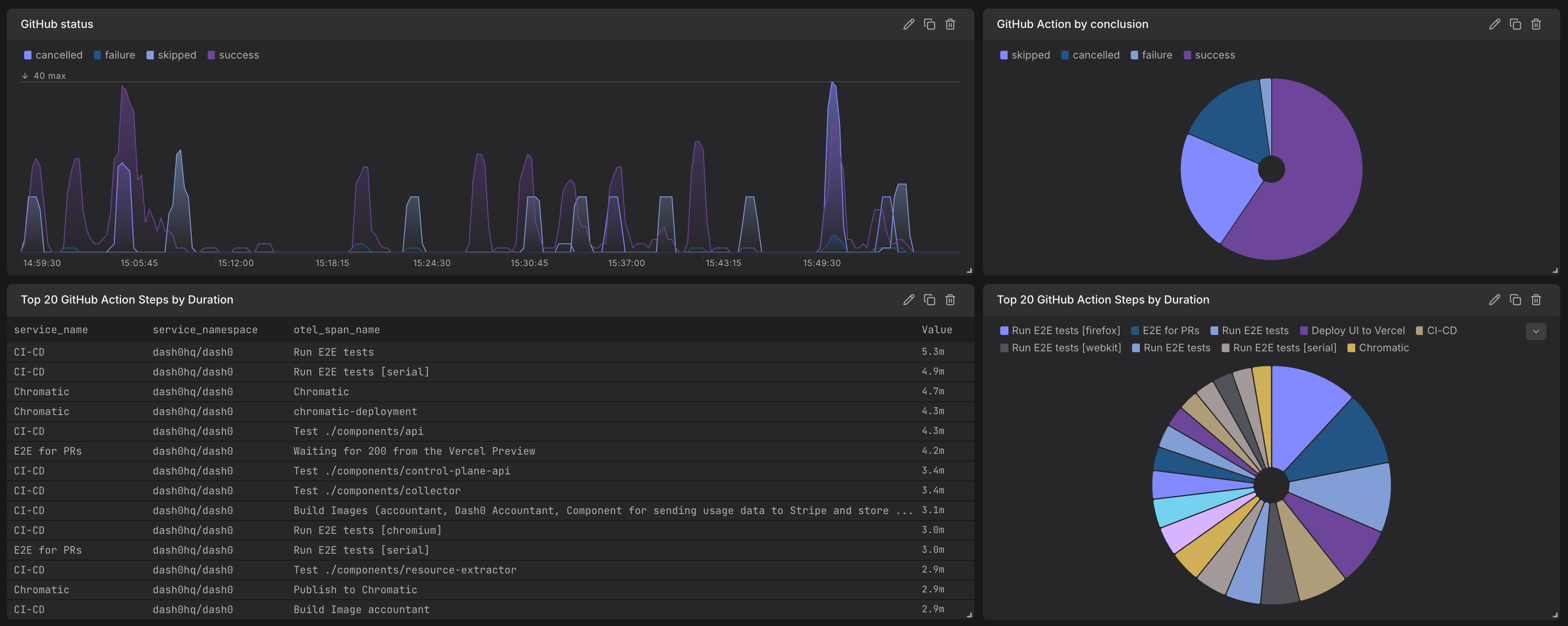
Dash0s GitHub Dashboard integration provides centralized visibility into your GitHub repositories and workflows.
Setup two secretes in GitHub:
grpc://{{endpoint_otlp_grpc}}Authorization=Bearer {{token}},Dash0-Dataset={{dataset}}Create a new workflow file in your repository’s GitHub Actions workflow directory .github/workflows/ with the following content:
This integration leverages OpenTelemetry Tracing to provide actionable insights into pipeline performance and reliability.
The Dash0 GitHub integration empowers development teams to enhance their workflows by seamlessly integrating observability and monitoring into their CI/CD pipelines.
A team running GitHub Actions can: