Dash0 Raises $35 Million Series A to Build the First AI-Native Observability Platform
Dash0's Altinity ClickHouse integration creates a robust ClickHouse cluster, enhancing system visibility and performance for your data.
Altinity Kubernetes Operator for ClickHouse creates, configures and manages ClickHouse clusters running on Kubernetes.
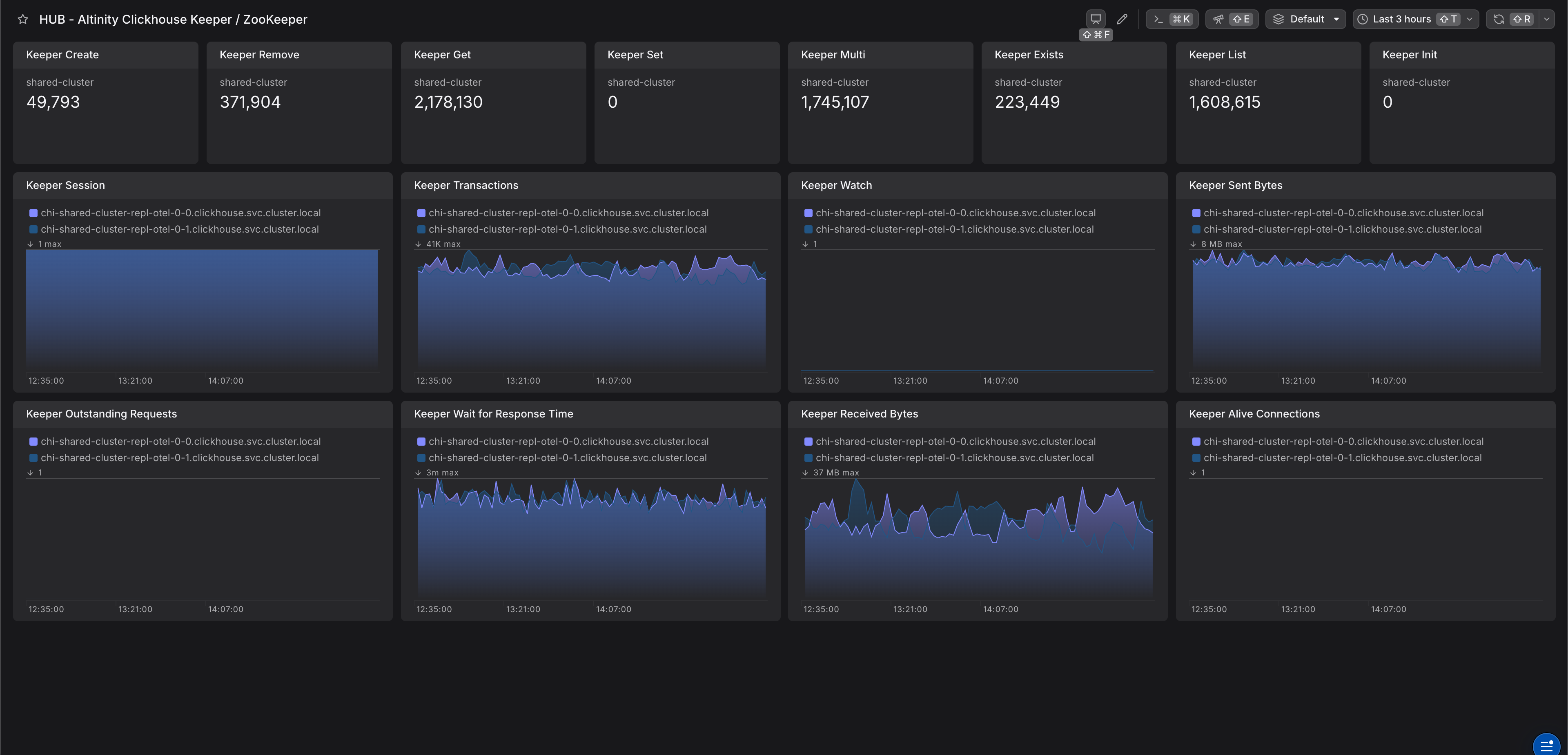
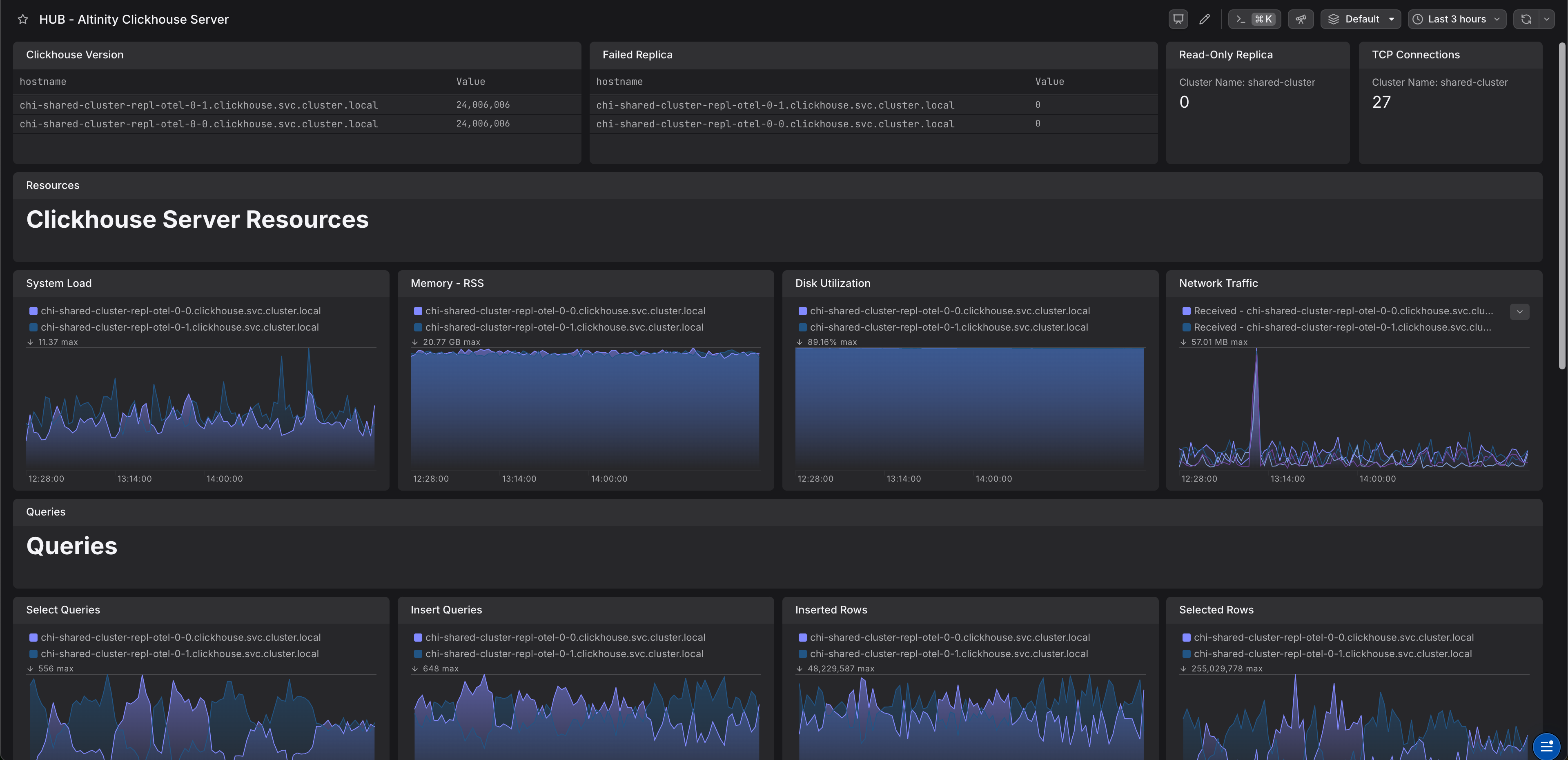
ClickHouse exposes metrics through a Prometheus endpoint that you can scrape. We recommend to scrape and forward these metrics via an OpenTelemetry Collector.
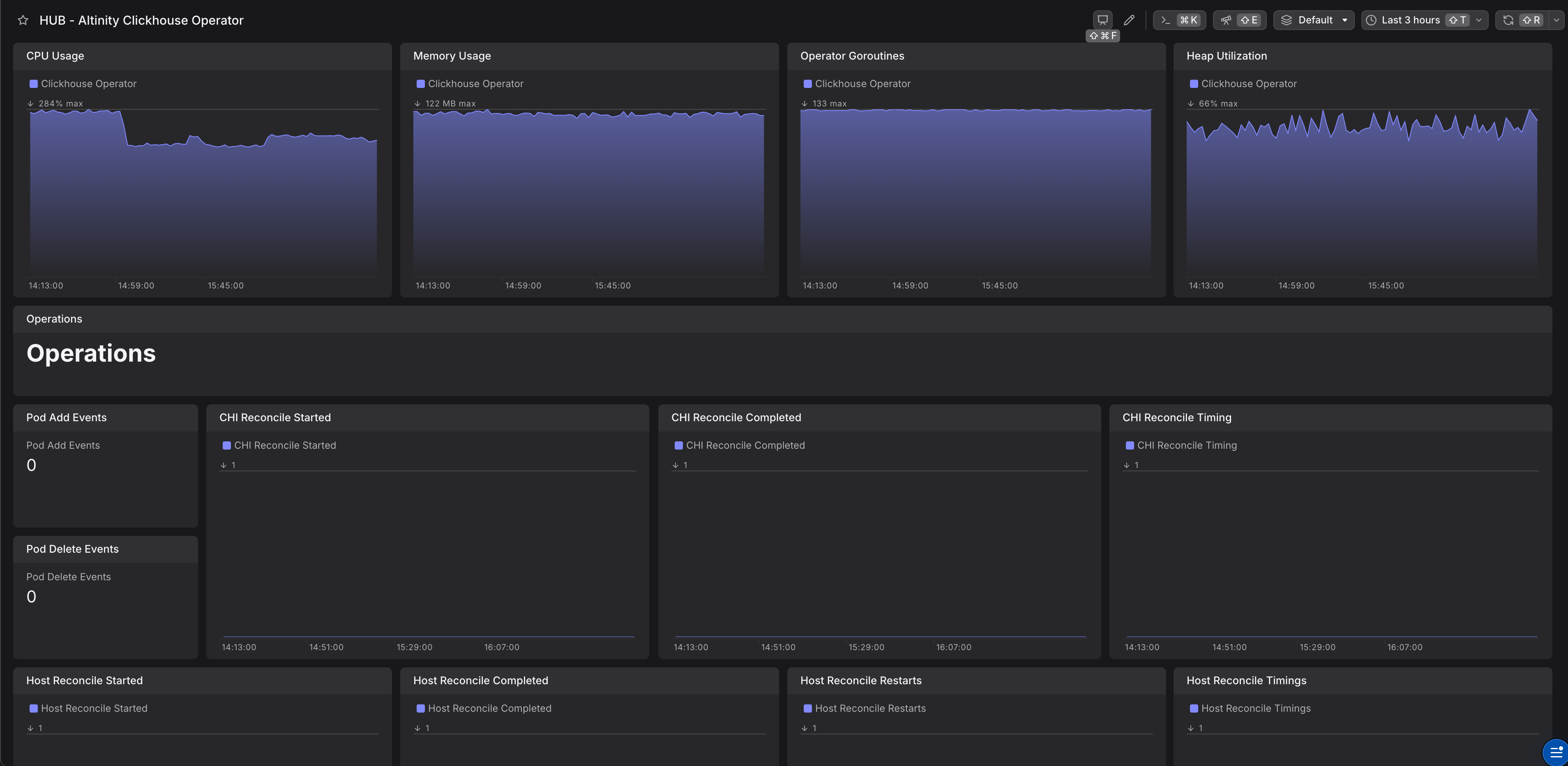
The clickhouse metrics and clickhouse operator's metrics are exposed via clickhouse operator's HTTP endpoints. There are 2 endpoints, one is for ClickHouse metrics, which is exposed via a standard Prometheus endpoint.
The other one is for metrics for the clickhouser operator it's self.
The following code snippet shows an OpenTelemetry Collector configuration file.
Learn how to deploy the collector within our OpenTelemetry collector integration documentation.